Overview
KubeDB is the Kubernetes Native Database Management Solution which simplifies and automates routine database tasks such as Provisioning, Monitoring, Upgrading, Patching, Scaling, Volume Expansion, Backup, Recovery, Failure detection, and Repair for various popular databases on private and public clouds. The databases supported by KubeDB include MongoDB, Elasticsearch, MySQL, MariaDB, Redis, PostgreSQL, Solr, Microsoft SQL Server, Druid, FerretDB, SingleStore, Percona XtraDB, and Memcached. Additionally, KubeDB also supports ProxySQL, PgBouncer, Pgpool, ZooKeeper and the streaming platform Kafka, RabbitMQ. You can find the guides to all the supported databases in KubeDB
. And Panopticon is a generic state metrics exporter for Kubernetes resources. It can generate Prometheus metrics from both Kubernetes native and custom resources. Generated metrics are exposed in /metrics path for the Prometheus server to scrape.
In this tutorial we will Monitor Pgpool with Grafana Dashboard in Amazon Elastic Kubernetes Service (Amazon EKS). We will cover the following steps:
- Install KubeDB
- Install Prometheus Stack
- Install Panopticon
- Deploy PostgreSQL Cluster
- Deploy Pgpool
- Monitor Pgpool with Grafana Dashboard
Get Cluster ID
We need the cluster ID to get the KubeDB License. To get cluster ID, we can run the following command:
$ kubectl get ns kube-system -o jsonpath='{.metadata.uid}'
8e336615-0dbb-4ae8-b72f-2e7ec34c399d
Get License
Go to Appscode License Server to get the license.txt file. For this tutorial we will use KubeDB.

Install KubeDB
We will use helm to install KubeDB. Please install helm here
if it is not already installed.
Now, let’s install KubeDB.
$ helm search repo appscode/kubedb
NAME CHART VERSION APP VERSION DESCRIPTION
appscode/kubedb v2024.8.21 v2024.8.21 KubeDB by AppsCode - Production ready databases...
appscode/kubedb-autoscaler v0.32.0 v0.32.0 KubeDB Autoscaler by AppsCode - Autoscale KubeD...
appscode/kubedb-catalog v2024.8.21 v2024.8.21 KubeDB Catalog by AppsCode - Catalog for databa...
appscode/kubedb-community v0.24.2 v0.24.2 KubeDB Community by AppsCode - Community featur...
appscode/kubedb-crd-manager v0.2.0 v0.2.0 KubeDB CRD Manager by AppsCode
appscode/kubedb-crds v2024.8.21 v2024.8.21 KubeDB Custom Resource Definitions
appscode/kubedb-dashboard v0.23.0 v0.23.0 KubeDB Dashboard by AppsCode
appscode/kubedb-enterprise v0.11.2 v0.11.2 KubeDB Enterprise by AppsCode - Enterprise feat...
appscode/kubedb-grafana-dashboards v2024.8.21 v2024.8.21 A Helm chart for kubedb-grafana-dashboards by A...
appscode/kubedb-kubestash-catalog v2024.8.21 v2024.8.21 KubeStash Catalog by AppsCode - Catalog of Kube...
appscode/kubedb-metrics v2024.8.21 v2024.8.21 KubeDB State Metrics
appscode/kubedb-one v2023.12.28 v2023.12.28 KubeDB and Stash by AppsCode - Production ready...
appscode/kubedb-ops-manager v0.34.0 v0.34.0 KubeDB Ops Manager by AppsCode - Enterprise fea...
appscode/kubedb-opscenter v2024.8.21 v2024.8.21 KubeDB Opscenter by AppsCode
appscode/kubedb-provider-aws v2024.8.21 v0.9.0 A Helm chart for KubeDB AWS Provider for Crossp...
appscode/kubedb-provider-azure v2024.8.21 v0.9.0 A Helm chart for KubeDB Azure Provider for Cros...
appscode/kubedb-provider-gcp v2024.8.21 v0.9.0 A Helm chart for KubeDB GCP Provider for Crossp...
appscode/kubedb-provisioner v0.47.0 v0.47.0 KubeDB Provisioner by AppsCode - Community feat...
appscode/kubedb-schema-manager v0.23.0 v0.23.0 KubeDB Schema Manager by AppsCode
appscode/kubedb-ui v2024.8.21 0.7.5 A Helm chart for Kubernetes
appscode/kubedb-ui-presets v2024.8.21 v2024.8.21 KubeDB UI Presets
appscode/kubedb-ui-server v2021.12.21 v2021.12.21 A Helm chart for kubedb-ui-server by AppsCode
appscode/kubedb-webhook-server v0.23.0 v0.23.0 KubeDB Webhook Server by AppsCode
$ helm install kubedb oci://ghcr.io/appscode-charts/kubedb \
--version v2024.8.21 \
--namespace kubedb --create-namespace \
--set-file global.license=/path/to/the/license.txt \
--set global.featureGates.Pgpool=true \
--wait --burst-limit=10000 --debug
Let’s verify the installation:
$ watch kubectl get pods --all-namespaces -l "app.kubernetes.io/instance=kubedb"
NAMESPACE NAME READY STATUS RESTARTS AGE
kubedb kubedb-kubedb-autoscaler-768b759d66-lwb5b 1/1 Running 0 3m20s
kubedb kubedb-kubedb-ops-manager-86645bd796-jr5sr 1/1 Running 0 3m20s
kubedb kubedb-kubedb-provisioner-59bbd6f94b-prflx 1/1 Running 0 3m20s
kubedb kubedb-kubedb-webhook-server-6887585994-rvp22 1/1 Running 0 3m20s
kubedb kubedb-petset-operator-77b6b9897f-dfsx4 1/1 Running 0 3m20s
kubedb kubedb-petset-webhook-server-78f5679477-49ckq 2/2 Running 0 3m20s
kubedb kubedb-sidekick-c898cff4c-ssw42 1/1 Running 0 3m20s
We can list the CRD Groups that have been registered by the operator by running the following command:
$ kubectl get crd -l app.kubernetes.io/name=kubedb
NAME CREATED AT
clickhouseversions.catalog.kubedb.com 2024-08-28T05:11:00Z
connectclusters.kafka.kubedb.com 2024-08-28T05:12:03Z
connectors.kafka.kubedb.com 2024-08-28T05:12:03Z
druidversions.catalog.kubedb.com 2024-08-28T05:11:00Z
elasticsearchautoscalers.autoscaling.kubedb.com 2024-08-28T05:11:59Z
elasticsearchdashboards.elasticsearch.kubedb.com 2024-08-28T05:11:59Z
elasticsearches.kubedb.com 2024-08-28T05:11:59Z
elasticsearchopsrequests.ops.kubedb.com 2024-08-28T05:11:59Z
elasticsearchversions.catalog.kubedb.com 2024-08-28T05:11:00Z
etcdversions.catalog.kubedb.com 2024-08-28T05:11:00Z
ferretdbversions.catalog.kubedb.com 2024-08-28T05:11:00Z
kafkaautoscalers.autoscaling.kubedb.com 2024-08-28T05:12:03Z
kafkaconnectorversions.catalog.kubedb.com 2024-08-28T05:11:01Z
kafkaopsrequests.ops.kubedb.com 2024-08-28T05:12:03Z
kafkas.kubedb.com 2024-08-28T05:12:03Z
kafkaversions.catalog.kubedb.com 2024-08-28T05:11:01Z
mariadbarchivers.archiver.kubedb.com 2024-08-28T05:12:06Z
mariadbautoscalers.autoscaling.kubedb.com 2024-08-28T05:12:06Z
mariadbdatabases.schema.kubedb.com 2024-08-28T05:12:06Z
mariadbopsrequests.ops.kubedb.com 2024-08-28T05:12:06Z
mariadbs.kubedb.com 2024-08-28T05:12:06Z
mariadbversions.catalog.kubedb.com 2024-08-28T05:11:01Z
memcachedversions.catalog.kubedb.com 2024-08-28T05:11:01Z
mongodbarchivers.archiver.kubedb.com 2024-08-28T05:12:10Z
mongodbautoscalers.autoscaling.kubedb.com 2024-08-28T05:12:10Z
mongodbdatabases.schema.kubedb.com 2024-08-28T05:12:10Z
mongodbopsrequests.ops.kubedb.com 2024-08-28T05:12:10Z
mongodbs.kubedb.com 2024-08-28T05:12:10Z
mongodbversions.catalog.kubedb.com 2024-08-28T05:11:01Z
mssqlserverversions.catalog.kubedb.com 2024-08-28T05:11:01Z
mysqlarchivers.archiver.kubedb.com 2024-08-28T05:12:14Z
mysqlautoscalers.autoscaling.kubedb.com 2024-08-28T05:12:14Z
mysqldatabases.schema.kubedb.com 2024-08-28T05:12:14Z
mysqlopsrequests.ops.kubedb.com 2024-08-28T05:12:14Z
mysqls.kubedb.com 2024-08-28T05:12:14Z
mysqlversions.catalog.kubedb.com 2024-08-28T05:11:01Z
perconaxtradbversions.catalog.kubedb.com 2024-08-28T05:11:01Z
pgbouncerversions.catalog.kubedb.com 2024-08-28T05:11:01Z
pgpoolautoscalers.autoscaling.kubedb.com 2024-08-28T05:12:17Z
pgpoolopsrequests.ops.kubedb.com 2024-08-28T05:12:17Z
pgpools.kubedb.com 2024-08-28T05:12:17Z
pgpoolversions.catalog.kubedb.com 2024-08-28T05:11:01Z
postgresarchivers.archiver.kubedb.com 2024-08-28T05:12:21Z
postgresautoscalers.autoscaling.kubedb.com 2024-08-28T05:12:21Z
postgresdatabases.schema.kubedb.com 2024-08-28T05:12:21Z
postgreses.kubedb.com 2024-08-28T05:12:17Z
postgresopsrequests.ops.kubedb.com 2024-08-28T05:12:21Z
postgresversions.catalog.kubedb.com 2024-08-28T05:11:01Z
proxysqlversions.catalog.kubedb.com 2024-08-28T05:11:01Z
publishers.postgres.kubedb.com 2024-08-28T05:12:21Z
rabbitmqversions.catalog.kubedb.com 2024-08-28T05:11:01Z
redisautoscalers.autoscaling.kubedb.com 2024-08-28T05:12:24Z
redises.kubedb.com 2024-08-28T05:12:24Z
redisopsrequests.ops.kubedb.com 2024-08-28T05:12:24Z
redissentinelautoscalers.autoscaling.kubedb.com 2024-08-28T05:12:24Z
redissentinelopsrequests.ops.kubedb.com 2024-08-28T05:12:24Z
redissentinels.kubedb.com 2024-08-28T05:12:24Z
redisversions.catalog.kubedb.com 2024-08-28T05:11:01Z
restproxies.kafka.kubedb.com 2024-08-28T05:12:03Z
schemaregistries.kafka.kubedb.com 2024-08-28T05:12:03Z
schemaregistryversions.catalog.kubedb.com 2024-08-28T05:11:01Z
singlestoreversions.catalog.kubedb.com 2024-08-28T05:11:01Z
solrversions.catalog.kubedb.com 2024-08-28T05:11:01Z
subscribers.postgres.kubedb.com 2024-08-28T05:12:21Z
zookeeperversions.catalog.kubedb.com 2024-08-28T05:11:01Z
Install Prometheus Stack
Install Prometheus stack which installs the necessary components required for the Pgpool Grafana dashboards. You can use following commands,
$ helm repo add prometheus-community https://prometheus-community.github.io/helm-charts
$ helm install prometheus prometheus-community/kube-prometheus-stack -n monitoring --set grafana.image.tag=7.5.5 --create-namespace
or visit kube-prometheus-stack for more detailed information.
Install Panopticon
KubeDB License works for Panopticon too. So, we will use the same license that we have already obtained.
$ helm install panopticon appscode/panopticon -n kubeops \
--create-namespace \
--set monitoring.enabled=true \
--set monitoring.agent=prometheus.io/operator \
--set monitoring.serviceMonitor.labels.release=prometheus \
--set-file license=/path/to/license.txt
Let’s verify the installation:
$ watch kubectl get pods --all-namespaces -l "app.kubernetes.io/instance=panopticon"
NAMESPACE NAME READY STATUS RESTARTS AGE
kubeops panopticon-7d566b7cbc-7dqmr 1/1 Running 0 2m39s
Create DB Metrics Configurations
First, you have to create a MetricsConfiguration object for database. This MetricsConfiguration object is used by Panopticon to generate metrics for DB instances.
Install kubedb-metrics charts which will create the MetricsConfiguration object for DB:
$ helm search repo appscode/kubedb-metrics --version=v2024.8.21
$ helm install kubedb-metrics appscode/kubedb-metrics -n kubedb --version=v2024.8.21
Deploy PostgreSQL Cluster
Now, we are going to Deploy PostgreSQL Cluster using KubeDB. First, let’s create a Namespace in which we will deploy the server.
$ kubectl create namespace demo
namespace/demo created
PostgreSQL is readily available in KubeDB as CRD and can easily be deployed. But by default this will create a PostgreSQL server with max_connections=100, but we need more than 100 connections for our Pgpool to work as expected.
Pgpool requires at least 2*num_init_children*max_pool*spec.replicas connections in PostgreSQL server. So we can use Custom Configuration File
to create a PostgreSQL server with custom max_connections.
Now, create a Secret using this configuration file.
Create Secret with Custom Configuration
apiVersion: v1
kind: Secret
metadata:
name: pg-configuration
namespace: demo
stringData:
user.conf: max_connections=400
Let’s save this yaml configuration into pg-configuration.yaml Then create the above Secret,
$ kubectl apply -f pg-configuration.yaml
secret/pg-configuration created
Here, is the yaml of the PostgreSQL CRO we are going to use:
apiVersion: kubedb.com/v1
kind: Postgres
metadata:
name: postgres-cluster
namespace: demo
spec:
replicas: 3
version: "16.1"
configSecret:
name: pg-configuration
storageType: Durable
storage:
storageClassName: "gp2"
accessModes:
- ReadWriteOnce
resources:
requests:
storage: 1Gi
deletionPolicy: WipeOut
Let’s save this yaml configuration into postgres-cluster.yaml Then create the above PostgreSQL CRO,
$ kubectl apply -f postgres-cluster.yaml
postgres.kubedb.com/postgres-cluster created
In this yaml,
spec.versionfield specifies the version of PostgreSQL. Here, we are using PostgreSQLversion 16.1. You can list the KubeDB supported versions of PostgreSQL by running$ kubectl get postgresversionscommand.spec.storagespecifies PVC spec that will be dynamically allocated to store data for this database. This storage spec will be passed to the StatefulSet created by KubeDB operator to run database pods. You can specify any StorageClass available in your cluster with appropriate resource requests.spec.configSecretis an optional field that allows users to provide custom configuration for PostgreSQL.- And the
spec.deletionPolicyfield is Wipeout means that the database will be deleted without restrictions. It can also be “Halt”, “Delete” and “DoNotTerminate”. Learn More about these in Deletion Policy .
Let’s check if the server is ready to use,
$ kubectl get postgres -n demo postgres-cluster
NAME VERSION STATUS AGE
postgres-cluster 16.1 Ready 4m35s
Create Database, User & Grant Privileges
Here, we are going to create a database with a new user and grant all privileges to the database.
$ kubectl exec -it postgres-cluster-0 -n demo -- bash
Defaulted container "postgres" out of: postgres, pg-coordinator, postgres-init-container (init)
postgres-cluster-0:/$ psql -c "create database test"
CREATE DATABASE
postgres-cluster-0:/$ psql -c "create role roy with login password '12345'"
CREATE ROLE
postgres-cluster-0:/$ psql -c "grant all privileges on database test to roy"
GRANT
postgres-cluster-0:/$ psql test
psql (16.1)
Type "help" for help.
test=# GRANT ALL ON SCHEMA public TO roy;
GRANT
test=# exit
postgres-cluster-0:/$ exit
exit
Create Secret
Now, we’ll create a secret that includes the User and Password with values from newly created role and password above. The secret must have two labels, one is app.kubernetes.io/name: postgreses.kubedb.com and another is app.kubernetes.io/instance: <appbinding name>.
apiVersion: v1
kind: Secret
metadata:
name: db-user-pass
namespace: demo
labels:
app.kubernetes.io/instance: postgres-cluster
app.kubernetes.io/name: postgreses.kubedb.com
stringData:
password: "12345"
username: roy
Let’s save this yaml configuration into db-user-pass.yaml
Then create the above Secret,
$ kubectl apply -f db-user-pass.yaml
secret/db-user-pass created
Deploy Pgpool
We are going to Deploy Pgpool using KubeDB. Here, is the yaml of the Pgpool CRO we are going to use:
apiVersion: kubedb.com/v1alpha2
kind: Pgpool
metadata:
name: pgpool
namespace: demo
spec:
version: "4.5.0"
replicas: 1
postgresRef:
name: postgres-cluster
namespace: demo
deletionPolicy: WipeOut
syncUsers: true
monitor:
agent: prometheus.io/operator
prometheus:
serviceMonitor:
labels:
release: prometheus
interval: 10s
Let’s save this yaml configuration into pgpool.yaml
Then create the above Pgpool CRO,
$ kubectl apply -f pgpool.yaml
pgpool.kubedb.com/pgpool created
In this yaml,
spec.versionfield specifies the version of Pgpool. Here, we are using Pgpool4.5.0. You can list the KubeDB supported versions of Pgpool by running$ kubectl get pgpoolversionscommand.spec.postgresRefspecifies the name and the namespace of the appbinding that points to the PostgreSQL server.spec.syncUsersspecifies whether user want to sync additional users to Pgpool.spec.monitor.agent: prometheus.io/operatorindicates that we are going to monitor this server using Prometheus operator.spec.monitor.prometheus.serviceMonitor.labelsspecifies the release name that KubeDB should use inServiceMonitor.spec.monitor.prometheus.intervaldefines that the Prometheus server should scrape metrics from this database with 10 seconds interval.- And the
spec.deletionPolicyfield is Wipeout means that the database will be deleted without restrictions. It can also be “Halt”, “Delete” and “DoNotTerminate”.
Let’s check if the server is ready to use,
$ kubectl get pgpool -n demo pgpool
NAME TYPE VERSION STATUS AGE
pgpool kubedb.com/v1alpha2 4.5.0 Ready 2m11s
Once all of the above things are handled correctly then you will see that the following objects are created:
$ kubectl get all -n demo
NAME READY STATUS RESTARTS AGE
pod/pgpool-0 2/2 Running 0 2m21s
pod/postgres-cluster-0 2/2 Running 0 12m
pod/postgres-cluster-1 2/2 Running 0 11m
pod/postgres-cluster-2 2/2 Running 0 11m
NAME TYPE CLUSTER-IP EXTERNAL-IP PORT(S) AGE
service/pgpool ClusterIP 10.96.89.1 <none> 9999/TCP,9595/TCP 2m24s
service/pgpool-pods ClusterIP None <none> 9999/TCP 2m24s
service/pgpool-stats ClusterIP 10.96.176.105 <none> 9719/TCP 2m24s
service/postgres-cluster ClusterIP 10.96.214.166 <none> 5432/TCP,2379/TCP 12m
service/postgres-cluster-pods ClusterIP None <none> 5432/TCP,2380/TCP,2379/TCP 12m
service/postgres-cluster-standby ClusterIP 10.96.186.56 <none> 5432/TCP 12m
NAME TYPE VERSION AGE
appbinding.appcatalog.appscode.com/pgpool kubedb.com/pgpool 4.5.0 2m21s
appbinding.appcatalog.appscode.com/postgres-cluster kubedb.com/postgres 16.1 12m
NAME VERSION STATUS AGE
postgres.kubedb.com/postgres-cluster 16.1 Ready 12m
NAME TYPE VERSION STATUS AGE
pgpool.kubedb.com/pgpool kubedb.com/v1alpha2 4.5.0 Ready 2m24s
We have successfully deployed Pgpool in Amazon EKS.
Import Grafana Dashboard
Here, we will port-forward the prometheus-grafana service to access Grafana Dashboard from UI.
$ kubectl get service -n monitoring
NAME TYPE CLUSTER-IP EXTERNAL-IP PORT(S) AGE
alertmanager-operated ClusterIP None <none> 9093/TCP,9094/TCP,9094/UDP 23m
prometheus-grafana ClusterIP 10.96.233.2 <none> 80/TCP 25m
prometheus-kube-prometheus-alertmanager ClusterIP 10.96.14.231 <none> 9093/TCP,8080/TCP 25m
prometheus-kube-prometheus-operator ClusterIP 10.96.248.189 <none> 443/TCP 25m
prometheus-kube-prometheus-prometheus ClusterIP 10.96.121.184 <none> 9090/TCP,8080/TCP 25m
prometheus-kube-state-metrics ClusterIP 10.96.119.64 <none> 8080/TCP 25m
prometheus-operated ClusterIP None <none> 9090/TCP 23m
prometheus-prometheus-node-exporter ClusterIP 10.96.14.107 <none> 9100/TCP 25m
To access Grafana UI Let’s port-forward prometheus-grafana service to 3063
$ kubectl port-forward -n monitoring service/prometheus-grafana 3063:80
Forwarding from 127.0.0.1:3063 -> 3000
Forwarding from [::1]:3063 -> 3000
Now, go to http://localhost:3063/ in your web browser. You will see the Grafana login screen. Use the default credentials: admin for the Username and prom-operator for the Password.

Once logged in, import the Pgpool dashboards by clicking on the Import button in the left sidebar of the Grafana UI.

You can either upload a JSON file or copy and paste the JSON content from the available dashboard files. Visit the Pgpool Dashboards
to find the required JSON files. Upload the JSON file or paste the content into the panel JSON field and click Load to import the dashboard.

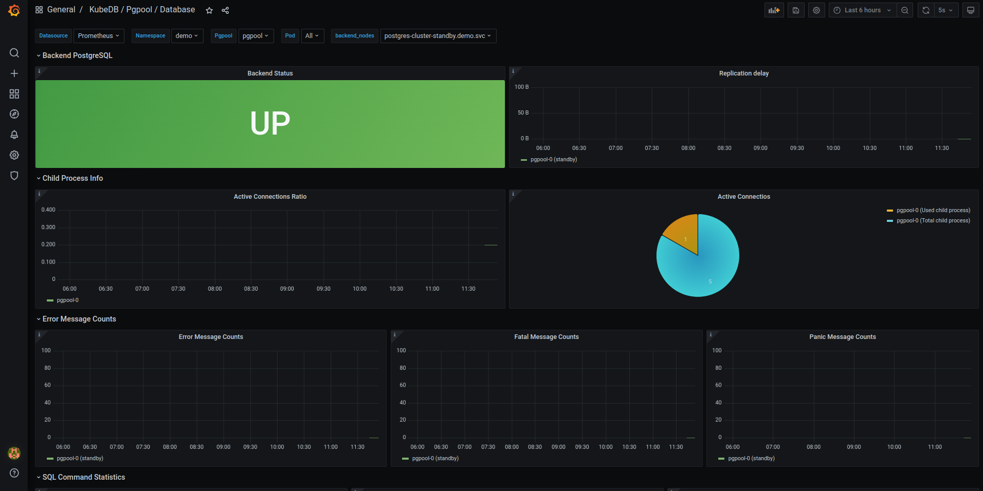
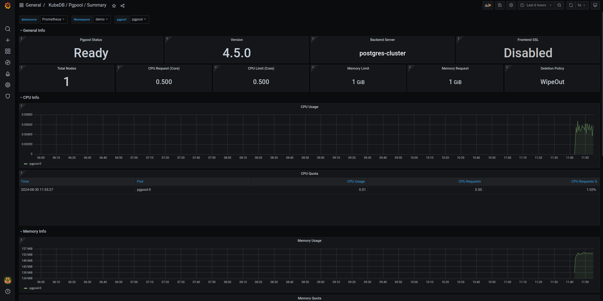
After completing these steps, you should see the Pgpool Grafana Dashboards in your Grafana UI. Here are some screenshots of the Pgpool deployment:



Congratulations! You have successfully set up Pgpool monitoring with Grafana Dashboards using KubeDB.
We have made an in depth tutorial on Monitor KubeDB Managed Pgpool Using Prometheus & Grafana. You can have a look into the video below:
Support
To speak with us, please leave a message on our website .
To receive product announcements, follow us on X .
To watch tutorials of various Production-Grade Kubernetes Tools Subscribe our YouTube channel.
More about Pgpool on Kubernetes
If you have found a bug with KubeDB or want to request for new features, please file an issue .
