Overview
KubeDB is the Kubernetes Native Database Management Solution which simplifies and automates routine database tasks such as Provisioning, Monitoring, Upgrading, Patching, Scaling, Volume Expansion, Backup, Recovery, Failure detection, and Repair for various popular databases on private and public clouds. The databases supported by KubeDB include MongoDB, Elasticsearch, MySQL, MariaDB, Redis, PostgreSQL, Solr, Microsoft SQL Server, SingleStore, Druid, FerretDB, Percona XtraDB, and Memcached. Additionally, KubeDB also supports ProxySQL, PgBouncer, Pgpool, ZooKeeper and the streaming platform Kafka, RabbitMQ. You can find the guides to all the supported databases in KubeDB . In this tutorial we will Monitor MySQL with Grafana Cloud Using KubeDB. We will cover the following steps:
- Install KubeDB
- Create Grafana Cloud Stack
- Install Prometheus
- Install Panopticon
- Deploy MySQL Cluster
- Visualize MySQL Metrics in Grafana Cloud
Get Cluster ID
We need the cluster ID to get the KubeDB License. To get cluster ID we can run the following command:
$ kubectl get ns kube-system -o jsonpath='{.metadata.uid}'
8e336615-0dbb-4ae8-b72f-2e7ec34c399d
Get License
Go to Appscode License Server to get the license.txt file. For this tutorial we will use KubeDB.

Install KubeDB
We will use helm to install KubeDB. Please install helm here
if it is not already installed.
Now, let’s install KubeDB.
$ helm repo add appscode https://charts.appscode.com/stable/
$ helm repo update
$ helm search repo appscode/kubedb
NAME CHART VERSION APP VERSION DESCRIPTION
appscode/kubedb v2024.8.21 v2024.8.21 KubeDB by AppsCode - Production ready databases...
appscode/kubedb-autoscaler v0.32.0 v0.32.0 KubeDB Autoscaler by AppsCode - Autoscale KubeD...
appscode/kubedb-catalog v2024.8.21 v2024.8.21 KubeDB Catalog by AppsCode - Catalog for databa...
appscode/kubedb-community v0.24.2 v0.24.2 KubeDB Community by AppsCode - Community featur...
appscode/kubedb-crd-manager v0.2.0 v0.2.0 KubeDB CRD Manager by AppsCode
appscode/kubedb-crds v2024.8.21 v2024.8.21 KubeDB Custom Resource Definitions
appscode/kubedb-dashboard v0.23.0 v0.23.0 KubeDB Dashboard by AppsCode
appscode/kubedb-enterprise v0.11.2 v0.11.2 KubeDB Enterprise by AppsCode - Enterprise feat...
appscode/kubedb-grafana-dashboards v2024.8.21 v2024.8.21 A Helm chart for kubedb-grafana-dashboards by A...
appscode/kubedb-kubestash-catalog v2024.8.21 v2024.8.21 KubeStash Catalog by AppsCode - Catalog of Kube...
appscode/kubedb-metrics v2024.8.21 v2024.8.21 KubeDB State Metrics
appscode/kubedb-one v2023.12.28 v2023.12.28 KubeDB and Stash by AppsCode - Production ready...
appscode/kubedb-ops-manager v0.34.0 v0.34.0 KubeDB Ops Manager by AppsCode - Enterprise fea...
appscode/kubedb-opscenter v2024.8.21 v2024.8.21 KubeDB Opscenter by AppsCode
appscode/kubedb-provider-aws v2024.8.21 v0.9.0 A Helm chart for KubeDB AWS Provider for Crossp...
appscode/kubedb-provider-azure v2024.8.21 v0.9.0 A Helm chart for KubeDB Azure Provider for Cros...
appscode/kubedb-provider-gcp v2024.8.21 v0.9.0 A Helm chart for KubeDB GCP Provider for Crossp...
appscode/kubedb-provisioner v0.47.0 v0.47.0 KubeDB Provisioner by AppsCode - Community feat...
appscode/kubedb-schema-manager v0.23.0 v0.23.0 KubeDB Schema Manager by AppsCode
appscode/kubedb-ui v2024.8.21 0.7.5 A Helm chart for Kubernetes
appscode/kubedb-ui-presets v2024.8.21 v2024.8.21 KubeDB UI Presets
appscode/kubedb-ui-server v2021.12.21 v2021.12.21 A Helm chart for kubedb-ui-server by AppsCode
appscode/kubedb-webhook-server v0.23.0 v0.23.0 KubeDB Webhook Server by AppsCode
$ helm install kubedb oci://ghcr.io/appscode-charts/kubedb \
--version v2024.8.21 \
--namespace kubedb --create-namespace \
--set-file global.license=/path/to/the/license.txt \
--wait --burst-limit=10000 --debug
Let’s verify the installation:
$ watch kubectl get pods --all-namespaces -l "app.kubernetes.io/instance=kubedb"
NAMESPACE NAME READY STATUS RESTARTS AGE
kubedb kubedb-kubedb-autoscaler-c49489f88-gv65v 1/1 Running 0 3m24s
kubedb kubedb-kubedb-ops-manager-6b5675ccc9-4qc6l 1/1 Running 0 3m24s
kubedb kubedb-kubedb-provisioner-55dd98fb6-l6l9z 1/1 Running 0 3m24s
kubedb kubedb-kubedb-webhook-server-7dbb9df8d9-2x8rv 1/1 Running 0 3m24s
kubedb kubedb-petset-operator-77b6b9897f-fjqvp 1/1 Running 0 3m24s
kubedb kubedb-petset-webhook-server-6b65748d9d-fmghj 2/2 Running 0 3m24s
kubedb kubedb-sidekick-c898cff4c-hknhn 1/1 Running 0 3m24s
We can list the CRD Groups that have been registered by the operator by running the following command:
$ kubectl get crd -l app.kubernetes.io/name=kubedb
NAME CREATED AT
clickhouseversions.catalog.kubedb.com 2024-08-23T09:51:07Z
connectclusters.kafka.kubedb.com 2024-08-23T09:51:43Z
connectors.kafka.kubedb.com 2024-08-23T09:51:43Z
druidversions.catalog.kubedb.com 2024-08-23T09:51:07Z
elasticsearchautoscalers.autoscaling.kubedb.com 2024-08-23T09:51:40Z
elasticsearchdashboards.elasticsearch.kubedb.com 2024-08-23T09:51:40Z
elasticsearches.kubedb.com 2024-08-23T09:51:39Z
elasticsearchopsrequests.ops.kubedb.com 2024-08-23T09:51:40Z
elasticsearchversions.catalog.kubedb.com 2024-08-23T09:51:07Z
etcdversions.catalog.kubedb.com 2024-08-23T09:51:07Z
ferretdbversions.catalog.kubedb.com 2024-08-23T09:51:07Z
kafkaautoscalers.autoscaling.kubedb.com 2024-08-23T09:51:43Z
kafkaconnectorversions.catalog.kubedb.com 2024-08-23T09:51:07Z
kafkaopsrequests.ops.kubedb.com 2024-08-23T09:51:43Z
kafkas.kubedb.com 2024-08-23T09:51:43Z
kafkaversions.catalog.kubedb.com 2024-08-23T09:51:07Z
mariadbarchivers.archiver.kubedb.com 2024-08-23T09:51:47Z
mariadbautoscalers.autoscaling.kubedb.com 2024-08-23T09:51:47Z
mariadbdatabases.schema.kubedb.com 2024-08-23T09:51:47Z
mariadbopsrequests.ops.kubedb.com 2024-08-23T09:51:46Z
mariadbs.kubedb.com 2024-08-23T09:51:46Z
mariadbversions.catalog.kubedb.com 2024-08-23T09:51:07Z
memcachedversions.catalog.kubedb.com 2024-08-23T09:51:07Z
mongodbarchivers.archiver.kubedb.com 2024-08-23T09:51:50Z
mongodbautoscalers.autoscaling.kubedb.com 2024-08-23T09:51:50Z
mongodbdatabases.schema.kubedb.com 2024-08-23T09:51:50Z
mongodbopsrequests.ops.kubedb.com 2024-08-23T09:51:50Z
mongodbs.kubedb.com 2024-08-23T09:51:50Z
mongodbversions.catalog.kubedb.com 2024-08-23T09:51:07Z
mssqlserverversions.catalog.kubedb.com 2024-08-23T09:51:07Z
mysqlarchivers.archiver.kubedb.com 2024-08-23T09:51:54Z
mysqlautoscalers.autoscaling.kubedb.com 2024-08-23T09:51:54Z
mysqldatabases.schema.kubedb.com 2024-08-23T09:51:54Z
mysqlopsrequests.ops.kubedb.com 2024-08-23T09:51:54Z
mysqls.kubedb.com 2024-08-23T09:51:54Z
mysqlversions.catalog.kubedb.com 2024-08-23T09:51:07Z
perconaxtradbversions.catalog.kubedb.com 2024-08-23T09:51:07Z
pgbouncerversions.catalog.kubedb.com 2024-08-23T09:51:07Z
pgpoolversions.catalog.kubedb.com 2024-08-23T09:51:07Z
postgresarchivers.archiver.kubedb.com 2024-08-23T09:51:57Z
postgresautoscalers.autoscaling.kubedb.com 2024-08-23T09:51:57Z
postgresdatabases.schema.kubedb.com 2024-08-23T09:51:57Z
postgreses.kubedb.com 2024-08-23T09:51:57Z
postgresopsrequests.ops.kubedb.com 2024-08-23T09:51:57Z
postgresversions.catalog.kubedb.com 2024-08-23T09:51:08Z
proxysqlversions.catalog.kubedb.com 2024-08-23T09:51:08Z
publishers.postgres.kubedb.com 2024-08-23T09:51:57Z
rabbitmqversions.catalog.kubedb.com 2024-08-23T09:51:08Z
redisautoscalers.autoscaling.kubedb.com 2024-08-23T09:52:01Z
redises.kubedb.com 2024-08-23T09:52:01Z
redisopsrequests.ops.kubedb.com 2024-08-23T09:52:01Z
redissentinelautoscalers.autoscaling.kubedb.com 2024-08-23T09:52:01Z
redissentinelopsrequests.ops.kubedb.com 2024-08-23T09:52:01Z
redissentinels.kubedb.com 2024-08-23T09:52:01Z
redisversions.catalog.kubedb.com 2024-08-23T09:51:08Z
restproxies.kafka.kubedb.com 2024-08-23T09:51:43Z
schemaregistries.kafka.kubedb.com 2024-08-23T09:51:43Z
schemaregistryversions.catalog.kubedb.com 2024-08-23T09:51:08Z
singlestoreversions.catalog.kubedb.com 2024-08-23T09:51:08Z
solrversions.catalog.kubedb.com 2024-08-23T09:51:08Z
subscribers.postgres.kubedb.com 2024-08-23T09:51:57Z
zookeeperversions.catalog.kubedb.com 2024-08-23T09:51:08Z
Create a Grafana Cloud Stack
First, head over to the Grafana Cloud Portal and log in to your account. Once logged in, navigate to your organization dashboard and create a new stack. After the stack is created, you’ll see a detailed view of it similar to the screenshot below.

Now, in the Prometheus section click on the Send Metrics button. This action will direct you to a page where you can generate the Prometheus remote_write configuration needed to send metrics to Grafana Cloud. Click on Generate now, then enter a name for the token in the pop-up window and click Create token. Copy the generated remote_write configuration, you’ll need it for the next steps.



Create Namespaces
To ensure resources are well-organized and isolated, we’ll create two Kubernetes namespaces named demo and monitoring. Run the following command to create these namespaces:
$ kubectl create namespace demo
namespace/demo created
$ kubectl create namespace monitoring
namespace/monitoring created
Install Prometheus
Now, we’ll install Prometheus, which will collect and forward metrics from your application to Grafana Cloud. We’ll accomplish this using a series of YAML files. These files include configurations for Prometheus such as ConfigMap, RBAC, Service, and Deployment. Get these YAML files from the GitHub repository
.
Note: In the
prom-configmap.yamlfile, replace thedata.prometheus.yml.remote_writesection with theremote_writeconfiguration you obtained from Grafana Cloud.
Apply the YAML files with the following commands:
$ kubectl apply -f prom-configmap.yaml
configmap/prometheus-config created
$ kubectl apply -f prom-rbac.yaml
clusterrole.rbac.authorization.k8s.io/prometheus created
serviceaccount/prometheus created
clusterrolebinding.rbac.authorization.k8s.io/prometheus created
$ kubectl apply -f prom-svc.yaml
service/prometheus created
$ kubectl apply -f prom-deployment.yaml
deployment.apps/prometheus created
To verify that Prometheus is running correctly, use the following command:
$ kubectl get all -n monitoring
NAME READY STATUS RESTARTS AGE
pod/prometheus-66c899bbd4-nzlnd 1/1 Running 0 70s
NAME TYPE CLUSTER-IP EXTERNAL-IP PORT(S) AGE
service/prometheus ClusterIP 10.128.157.42 <none> 9090/TCP 72s
NAME READY UP-TO-DATE AVAILABLE AGE
deployment.apps/prometheus 1/1 1 1 72s
NAME DESIRED CURRENT READY AGE
replicaset.apps/prometheus-66c899bbd4 1 1 1 72s
Install Panopticon
Panopticon is a generic state metrics exporter for Kubernetes resources. It can generate Prometheus metrics from both Kubernetes native and custom resources. Generated metrics are exposed in /metrics path for the Prometheus server to scrape. KubeDB License works for Panopticon too. So, we will use the same license that we have already obtained. Run the following command to install Panopticon:
$ helm install panopticon appscode/panopticon -n kubeops \
--create-namespace \
--set monitoring.enabled=true \
--set monitoring.agent=prometheus.io/builtin \
--set monitoring.serviceMonitor.labels.release=prometheus \
--set-file license=/path/to/license.txt
Let’s verify the installation:
$ watch kubectl get pods --all-namespaces -l "app.kubernetes.io/instance=panopticon"
NAMESPACE NAME READY STATUS RESTARTS AGE
kubeops panopticon-679897bbbf-68h5w 1/1 Running 0 2m17s
Create DB Metrics Configurations
To monitor your databases, you need to create a MetricsConfiguration object. This MetricsConfiguration object is used by Panopticon to generate metrics for DB instances.
Install kubedb-metrics charts which will create the MetricsConfiguration object for DB:
$ helm search repo appscode/kubedb-metrics --version=v2024.8.21
$ helm install kubedb-metrics appscode/kubedb-metrics -n kubedb --version=v2024.8.21
Deploy MySQL Cluster
With monitoring set up, we can now deploy a MySQL cluster using KubeDB. First, create the MySQL Custom Resource (CRO) with the following YAML configuration.
apiVersion: kubedb.com/v1
kind: MySQL
metadata:
name: mysql-cluster
namespace: demo
spec:
version: "8.0.36"
replicas: 3
topology:
mode: GroupReplication
storageType: Durable
storage:
storageClassName: "standard"
accessModes:
- ReadWriteOnce
resources:
requests:
storage: 1Gi
deletionPolicy: WipeOut
monitor:
agent: prometheus.io/builtin
Save this yaml configuration into mysql-cluster.yaml
Then create the above MySQL CRO:
$ kubectl apply -f mysql-cluster.yaml
mysql.kubedb.com/mysql-cluster created
In this yaml,
spec.versionfield specifies the version of MySQL. Here, we are using MySQLversion 8.0.36. You can list the KubeDB supported versions of MySQL by running$ kubectl get mysqlversionscommand.spec.storagespecifies PVC spec that will be dynamically allocated to store data for this database. This storage spec will be passed to the StatefulSet created by KubeDB operator to run database pods. You can specify any StorageClass available in your cluster with appropriate resource requests.spec.monitor.agent: prometheus.io/builtinindicates that we are going to monitor this server using Prometheus.spec.deletionPolicyfield is Wipeout means that the database will be deleted without restrictions. It can also be “Halt”, “Delete” and “DoNotTerminate”. Learn More about these checkout Deletion Policy .
Verify that the MySQL cluster and associated resources are created and running:
$ kubectl get all -n demo
NAME READY STATUS RESTARTS AGE
pod/mysql-cluster-0 3/3 Running 0 2m47s
pod/mysql-cluster-1 3/3 Running 0 2m13s
pod/mysql-cluster-2 3/3 Running 0 94s
NAME TYPE CLUSTER-IP EXTERNAL-IP PORT(S) AGE
service/mysql-cluster ClusterIP 10.128.218.35 <none> 3306/TCP 2m53s
service/mysql-cluster-pods ClusterIP None <none> 3306/TCP 2m53s
service/mysql-cluster-standby ClusterIP 10.128.56.188 <none> 3306/TCP 2m53s
service/mysql-cluster-stats ClusterIP 10.128.95.213 <none> 56790/TCP 2m47s
NAME TYPE VERSION AGE
appbinding.appcatalog.appscode.com/mysql-cluster kubedb.com/mysql 8.0.36 2m48s
NAME VERSION STATUS AGE
mysql.kubedb.com/mysql-cluster 8.0.36 Ready 2m56s
Let’s check if the database is ready to use,
$ kubectl get mysql -n demo mysql-cluster
NAME VERSION STATUS AGE
mysql-cluster 8.0.36 Ready 3m28s
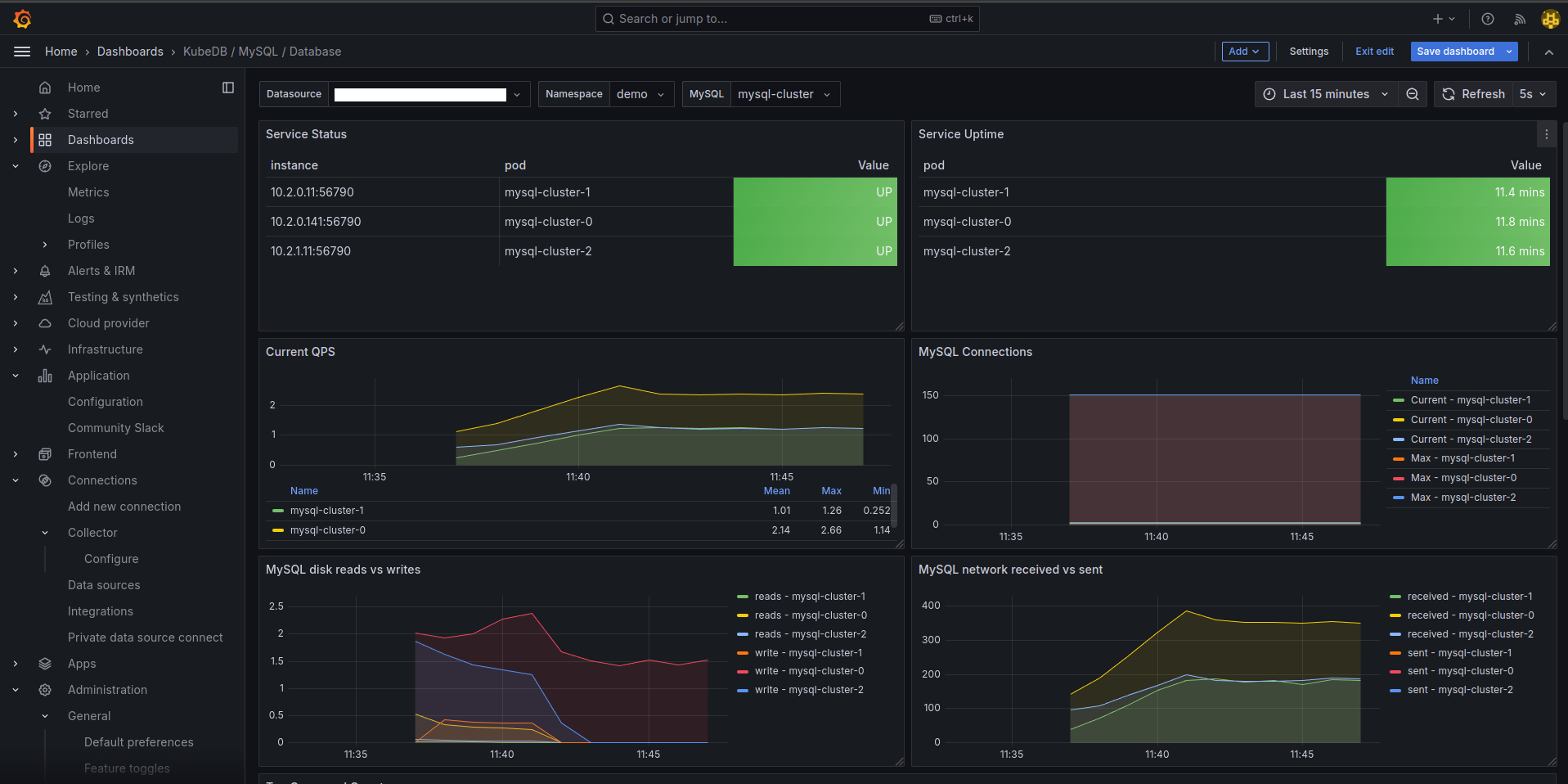
Visualize MySQL Metrics in Grafana Cloud
With your MySQL cluster deployed and metrics being collected, now you can visualize the data in Grafana Cloud.
Go back to the Grafana Cloud Portal. In the Grafana section, click on the Launch button to open the Grafana Dashboard homepage.

In the left sidebar, click on Dashboards. On the Dashboards page, click the New button in the top-right corner and select Import. On the Import Dashboard page, either upload a JSON file or copy and paste a MySQL dashboard JSON file from the Github Repository
. Upload or paste the JSON content into the panel JSON field and click the Load button.



If everything was set up correctly, you should now see the MySQL dashboards in your Grafana Cloud UI, providing visualizations of your MySQL metrics. Here are some examples of what you can expect to see:



Congratulations! With these steps completed, you have successfully set up monitoring for MySQL with Grafana Cloud using KubeDB.
If you want to learn more about Production-Grade MySQL on Kubernetes you can have a look into that playlist below:
Support
To speak with us, please leave a message on our website .
To receive product announcements, follow us on X .
To watch tutorials of various Production-Grade Kubernetes Tools Subscribe our YouTube channel.
More about MySQL in Kubernetes
If you have found a bug with KubeDB or want to request for new features, please file an issue .
