We are excited to announce the release of KubeDB v2024.8.21! This release introduces support for the kubedb.com/v1 APIVersion across the following KubeDB-supported databases:
- Elasticsearch
- Kafka
- MariaDB
- Memcached
- MongoDB
- MySQL
- OpenSearch
- PerconaXtraDB
- PGBouncer
- PostgreSQL
- ProxySQL
- Redis
- Redis Sentinel
Additionally, all of our supported databases now use petsets.apps.k8s.appscode.com
instead of statefulsets.
This release also includes features like:
- Improved operator logging by removing redundant logs and adding missing ones.
- Support for
Druiddeployment with TLS-securedMySQLandPostgreSQLcluster as metadata storage. - RabbitMQ pre-enabled protocol plugin support including
MQTT,STOMP,WEB_MQTTandWEB_STOMP. Kafka RestProxy, which provides a RESTful interface to an Apache Kafka cluster, making it easy to produce and consume messages.- Grafana Dashboard support for
MemcachedandMicrosoft SQL Server. - More OpsRequest support for
Memcached,PGBouncer,Pgpool,SinglestoreandSolr. - AutoScaling support for
PGBouncer. - List of New supported catalog versions:
- Druid: 30.0.0
- Elasticsearch: 8.15.0
- FerretDB: 1.23.0
- MariaDB: 11.3.2-jammy, 11.4.3-noble, 11.5.2-noble
- Memcached: 1.6.29-alpine
- MySQL: 8.4.2-oracle, 9.0.1-oracle
- OpenSearch: 2.15.0
- PgBouncer: 1.23.1
- Pgpool: 4.4.8, 4.5.3
- Postgres: 16.4-alpine, 16.4-bookworm, 15.8-alpine, 15.8-bookworm, 14.13-alpine, 14.13-bookworm
- Redis: 7.4.0
- Singlestore: alma-8.7.10-95e2357384, alma-8.5.30-4f46ab16a5
- Solr: 9.6.1
This post lists all the major changes done in this release since the last release. Find the detailed changelogs HERE . Now, you can proceed to the details of the features and updates included in the release.
Key Changes
In previous releases, KubeDB utilized kubedb.com/v1alpha2 APIVersion for the databases mentioned above, with the db.spec.podTemplateSpec sourced from kmodules.xyz/offshoot-api/api/v1
. As we have introduced kubedb.com/v1 APIVersion in this release, the db.spec.podTemplateSpec now sources from kmodules.xyz/offshoot-api/api/v2
. The changes introduced in these two PodSpecs are listed below.
| Old PodSpec (v1) | New PodSpec (v2) |
|---|---|
Volumes []Volume |
Volumes []v1.Volume |
InitContainers []core.Container |
InitContainers []core.Container |
| - | Containers []core.Container (new field) |
| - | EphemeralContainers []core.EphemeralContainer (new field) |
| - | RestartPolicy core.RestartPolicy (new field) |
TerminationGracePeriodSeconds *int64 |
TerminationGracePeriodSeconds *int64 |
| - | ActiveDeadlineSeconds *int64 (new field) |
DNSPolicy core.DNSPolicy |
DNSPolicy core.DNSPolicy |
NodeSelector map[string]string |
NodeSelector map[string]string |
ServiceAccountName string |
ServiceAccountName string |
| - | AutomountServiceAccountToken *bool (new field) |
| - | NodeName string (new field) |
HostNetwork bool |
HostNetwork bool |
HostPID bool |
HostPID bool |
HostIPC bool |
HostIPC bool |
ShareProcessNamespace *bool |
ShareProcessNamespace *bool |
SecurityContext *core.PodSecurityContext |
SecurityContext *core.PodSecurityContext |
ImagePullSecrets []core.LocalObjectReference |
ImagePullSecrets []core.LocalObjectReference |
| - | SchedulerName string (new field) |
Tolerations []core.Toleration |
Tolerations []core.Toleration |
| - | HostAliases []core.HostAlias (new field) |
PriorityClassName string |
PriorityClassName string |
Priority *int32 |
Priority *int32 |
DNSConfig *core.PodDNSConfig |
DNSConfig *core.PodDNSConfig |
| - | ReadinessGates []core.PodReadinessGate (new field) |
RuntimeClassName *string |
RuntimeClassName *string |
EnableServiceLinks *bool |
EnableServiceLinks *bool |
| - | PreemptionPolicy *core.PreemptionPolicy (new field) |
| - | Overhead core.ResourceList (new field) |
| - | SetHostnameAsFQDN *bool (new field) |
| - | OS *core.PodOS (new field) |
continerSecurityContext |
spec.containers[i].containerSecurityContext |
resources |
spec.containers[i].resources |
Args |
spec.containers[i].args |
Env |
spec.containers[i].env |
API Conversion
Though we have moved our KubeDB APIVersion to kubedb.com/v1, you can still safely use kubedb.com/v1alpha2. The conversion between v1 and v1alpha2 (and vice versa) is handled by the kubedb-webhook-server. Therefore, it is normal to use both v1alpha2 and v1 DB objects simultaneously.
To get a v1 PostgreSQL DB object, you can run the following command:
$ kubectl get postgres.v1.kubedb.com -n demo
NAME VERSION STATUS AGE
ha-postgres 16.1 Ready 49s
However, kubectl get pg -n demo will get you kubedb.com/v1 postgres object by default.
Similarly to get a v1alhpa2 postgres db object,
$ kubectl get postgres.v1alpha2.kubedb.com -n demo
NAME VERSION STATUS AGE
ha-postgres 16.1 Ready 95s
For more information, you can visit this .
Druid
Deploy Druid with Internally Managed Metadata Storage (MySQL, PostgreSQL), and ZooKeeper
KubeDB’s latest release introduces support for internally managed dependencies, specifically metadata storage (MySQL or PostgreSQL) and ZooKeeper. This enhancement ensures that the KubeDB operator automatically deploys these components unless the user specifies their own external dependencies.
To deploy a Druid cluster that includes an internally managed MySQL database and ZooKeeper instance, use the following YAML configuration:
apiVersion: kubedb.com/v1alpha2
kind: Druid
metadata:
name: druid-quickstart
namespace: demo
spec:
version: 30.0.0
deepStorage:
type: s3
configSecret:
name: deep-storage-config
topology:
routers:
replicas: 1
If you prefer to use PostgreSQL for metadata storage instead of the default MySQL, simply specify it in the metadataStorage.type field as shown below:
apiVersion: kubedb.com/v1alpha2
kind: Druid
metadata:
name: druid-quickstart
namespace: demo
spec:
version: 30.0.0
deepStorage:
type: s3
configSecret:
name: deep-storage-config
metadataStorage:
type: PostgreSQL
topology:
routers:
replicas: 1
Deploying Druid with TLS secure MySQL and PostgreSQL
Additionally, in this release, KubeDB has been enhanced to support integration of Druid with TLS-secured MySQL and PostgreSQL clusters.
Bug Fixes
- Add condition to skip write check when write check is disabled.
Elasticsearch
In this release, APIVersion for Elasticsearch has been upgraded to v1. The new API version is kubedb.com/v1
.
-
In
v1alpha2API, resources for dedicated topology cluster resources have to be defined at.spec.topology.<node-type>.resources, NodeSelector labels have to be defined at.spec.topology.<node-type>.nodeSelectorand Tolerations have to be defined at.spec.topology.<node-type>.tolerations. Now, in v1 API version, resources have to be defined in.spec.topology.<node-type>.podTemplate.containers[].resources. NodeSelector labels have to be defined at.spec.topology.<node-type>.podTemplate.containers[].nodeSelectorand Tolerations have to be defined at.spec.topology.<node-type>.podTemplate.containers[].tolerations. Here’s an example to setResources,NodeSelectorandTolerationsfor master nodes.apiVersion: kubedb.com/v1 kind: Elasticsearch metadata: name: es-topology namespace: est spec: enableSSL: true version: xpack-8.14.1 storageType: Durable kernelSettings: disableDefaults: true topology: master: replicas: 2 podTemplate: spec: containers: - name: "elasticsearch" resources: requests: cpu: "500m" limits: cpu: "600m" memory: "1.5Gi" nodeSelector: topology.kubernetes.io/region: id-cgk tolerations: - key: "key1" operator: "Equal" value: "node1" effect: "NoSchedule" . . . -
In v1alpha2 termination strategy has to be defined at
.spec.terminationPolicy. In v1, this has been updated to.spec.deletionPolicy. -
podTemplatehas gone through significant changes in v1 API. Now, it has more k8s native specs embedded. Find out the complete API in here
FerretDB
- Bring FerretDB OpsRequest support for
Reconfiguring TLS,Vertical ScalingandHorizontal Scaling. - Changes in API of FerretDB. Now for referring external
Postgres as backend, the user just needs to provide the reference of AppBinding of that postgres. To know more about AppBinding see this blog .
Kafka
In this release, API version for Kafka has been changed to v1. The new API version is kubedb.com/v1. In the topology mode, resources for,
- Broker were defined
spec.topology.broker.resources, now it is defined inspec.topology.broker.podTemplate.containers[].resources. - Controller were defined
spec.topology.controller.resources, now it is defined inspec.topology.controller.podTemplate.containers[].resources.
Here, podTemplate is a new field in the topology spec. Find out the new podTemplate spec here
.
The default container name for Kafka cluster is kafka.
An example YAML for the topology cluster is given below:
apiVersion: kubedb.com/v1
kind: Kafka
metadata:
name: kafka-prod
namespace: demo
spec:
version: 3.6.1
topology:
broker:
podTemplate:
spec:
containers:
- name: kafka
resources:
requests:
cpu: 500m
memory: 1024Mi
limits:
cpu: 700m
memory: 2Gi
storage:
accessModes:
- ReadWriteOnce
resources:
requests:
storage: 10Gi
storageClassName: standard
controller:
replicas: 1
podTemplate:
spec:
containers:
- name: kafka
resources:
requests:
cpu: 500m
memory: 1024Mi
limits:
cpu: 700m
memory: 2Gi
storage:
accessModes:
- ReadWriteOnce
resources:
requests:
storage: 10Gi
storageClassName: standard
storageType: Durable
deletionPolicy: WipeOut
Kafka Rest Proxy
In this release, RestProxy, a new Kafka component, has been introduced. It is a RESTful interface to the Kafka cluster. It allows you to produce and consume messages from a Kafka cluster over HTTP. It facilitates microservices to communicate with Kafka without needing Kafka client libraries.
Let’s assume you have a Kafka cluster kafka-prod, provisioned using KubeDB, deployed in a namespace called demo. You can now create RestProxy instance using the following YAML:
apiVersion: kafka.kubedb.com/v1alpha1
kind: RestProxy
metadata:
name: restproxy
namespace: demo
spec:
version: 3.15.0
replicas: 1
kafkaRef:
name: kafka-prod
namespace: demo
deletionPolicy: WipeOut
New version support: 3.15.0
Note: RestProxy uses
SchemaRegistryVersionfor distributionAivenonly.
MariaDB
In this release, the API version for MariaDB has been updated to v1, now identified as kubedb.com/v1. Several changes have been introduced:
-
The fields
db.spec.coordinator.resourcesanddb.spec.coordinator.securityContexthave been moved under themd-coordinatorcontainer indb.spec.podTemplate.spec.containers. Themd-coordinatoris a sidecar container that we run alongside our main database container for leader election and failover purposes. -
The field
db.spec.terminationPolicyhas been renamed todb.spec.deletionPolicy. -
The fields
db.spec.podTemplate.spec.resourcesanddb.spec.podTemplate.spec.containerSecurityContexthave been moved under themariadbcontainer indb.spec.podTemplate.spec.containers[0]. Thismariadbcontainer is the main database container for the MariaDB CRO. -
All other changes to
db.spec.podTemplatecan be found at the beginning of this document.
A sample YAML configuration for MariaDB with the kubedb/v1alpha2 API version and its corresponding kubedb/v1 API version are provided below.
apiVersion: kubedb.com/v1alpha2
kind: MariaDB
metadata:
name: ha-mariadb
namespace: demo
spec:
coordinator:
resources:
requests:
cpu: 111m
securityContext:
allowPrivilegeEscalation: false
capabilities:
drop:
- ALL
runAsGroup: 999
runAsNonRoot: true
runAsUser: 999
seccompProfile:
type: RuntimeDefault
podTemplate:
spec:
containerSecurityContext:
allowPrivilegeEscalation: false
capabilities:
drop:
- ALL
runAsGroup: 999
runAsNonRoot: true
runAsUser: 999
seccompProfile:
type: RuntimeDefault
initContainers:
- name: mariadb-init
resources:
limits:
memory: 512Mi
requests:
cpu: 200m
memory: 512Mi
securityContext:
allowPrivilegeEscalation: false
capabilities:
drop:
- ALL
runAsGroup: 999
runAsNonRoot: true
runAsUser: 999
seccompProfile:
type: RuntimeDefault
podPlacementPolicy:
name: default
resources:
limits:
memory: 1Gi
requests:
cpu: 666m
memory: 1Gi
securityContext:
fsGroup: 999
replicas: 3
storage:
accessModes:
- ReadWriteOnce
resources:
requests:
storage: 1Gi
storageType: Durable
terminationPolicy: WipeOut
version: 11.1.3
Now same yaml in kubedb/v1 apiversion
apiVersion: kubedb.com/v1
kind: MariaDB
metadata:
name: ha-mariadb
namespace: demo
spec:
podTemplate:
spec:
containers:
- name: mariadb
resources:
limits:
memory: 1Gi
requests:
cpu: 666m
memory: 1Gi
securityContext:
allowPrivilegeEscalation: false
capabilities:
drop:
- ALL
runAsGroup: 999
runAsNonRoot: true
runAsUser: 999
seccompProfile:
type: RuntimeDefault
- name: md-coordinator
resources:
requests:
cpu: 111m
securityContext:
allowPrivilegeEscalation: false
capabilities:
drop:
- ALL
runAsGroup: 999
runAsNonRoot: true
runAsUser: 999
seccompProfile:
type: RuntimeDefault
initContainers:
- name: mariadb-init
resources:
limits:
memory: 512Mi
requests:
cpu: 200m
memory: 512Mi
securityContext:
allowPrivilegeEscalation: false
capabilities:
drop:
- ALL
runAsGroup: 999
runAsNonRoot: true
runAsUser: 999
seccompProfile:
type: RuntimeDefault
podPlacementPolicy:
name: default
securityContext:
fsGroup: 999
replicas: 3
storage:
accessModes:
- ReadWriteOnce
resources:
requests:
storage: 1Gi
storageType: Durable
deletionPolicy: WipeOut
version: 11.1.3
Bug fixes
- MariaDB archiver backup configuration not working due to AppBinding, has been fixed.
- MariaDB Archiver Restore not working because of
lost+founddirectory presence at data directory,has been fixed. - Fixed bug MariaDB restore stuck when
db.spec.init.waitForInitialRestore: true.
Memcached
V1 conversion:
In this release, the API version for Memcached has been updated to v1, now identified as kubedb.com/v1. Several changes have been introduced:
-
The field
db.spec.terminationPolicyhas been renamed todb.spec.deletionPolicy. -
The fields
db.spec.podTemplate.spec.resourcesanddb.spec.podTemplate.spec.containerSecurityContexthave been moved under thememcachedcontainer indb.spec.podTemplate.spec.containers[0]. Thismemcachedcontainer is the main database container for the Memcached CRO. -
All other changes to the
db.spec.podTemplatecan be found at the beginning of this document.
A sample YAML configuration for Memcached with the kubedb/v1alpha2 API version and its corresponding kubedb/v1 API version are provided below.
apiVersion: kubedb.com/v1alpha2
kind: Memcached
metadata:
name: memcd-quickstart
namespace: demo
spec:
replicas: 1
version: "1.6.22"
configSecret:
name: mc-configuration
terminationPolicy: WipeOut
podTemplate:
spec:
resources:
limits:
cpu: 500m
memory: 128Mi
requests:
cpu: 250m
memory: 64Mi
securityContext:
runAsGroup: 70
runAsNonRoot: true
runAsUser: 70
seccompProfile:
type: RuntimeDefault
Now, same yaml in kubedb/v1 apiversion:
apiVersion: kubedb.com/v1
kind: Memcached
metadata:
name: memcd-quickstart
namespace: demo
spec:
replicas: 1
version: "1.6.22"
configSecret:
name: mc-configuration
deletionPolicy: WipeOut
podTemplate:
spec:
containers:
- name: memcached
resources:
limits:
cpu: 500m
memory: 128Mi
requests:
cpu: 250m
memory: 64Mi
securityContext:
runAsGroup: 70
runAsNonRoot: true
runAsUser: 70
seccompProfile:
type: RuntimeDefault
podPlacementPolicy:
name: default
Add Dashboard
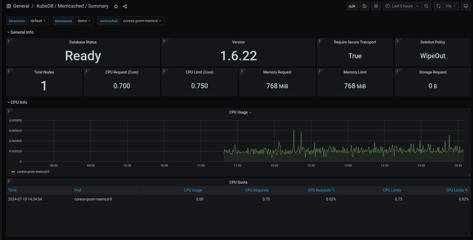
This release introduces an enhanced monitoring feature for KubeDB-managed Memcached deployments by integrating Grafana dashboards. These dashboards provide comprehensive insights into various Memcached-specific metrics, statuses, as well as visual representations of memory and CPU consumption. With this dashboard, users can effortlessly assess the overall health and performance of memcached, enabling more informed decision-making and efficient resource management.
Have a look here for a step-by-step guide to use the monitoring feature in Memcached.
Here’s a preview of the Summary dashboard for Memcached:

Add more Ops-request support: Memcached Ops Request
In this release, we have added more ops-request support for Memcached. Previously we had Restart, Vertical Scaling, and Reconfigure type ops-request. Now, we have added Horizontal Scaling and Version Update type ops-request.
Horizontal Scaling
Horizontal Scaling allows to horizontally scale memcached pods. It can do both upscale and downscale the memcached replicas. The necessary information for horizontal scaling must be provided in the spec.horizontalScaling.node field. An example YAML is provided below:
apiVersion: ops.kubedb.com/v1alpha1
kind: MemcachedOpsRequest
metadata:
name: memcd-horizontal-scale
namespace: demo
spec:
type: HorizontalScaling
databaseRef:
name: memcd-quickstart
horizontalScaling:
replicas: 2
Update Version
Update version allows updating the version of Memcached. It can work in both ways: older version to new version and vice versa new version to older version. The necessary information for the update version must be provided in the spec.updateVersion.targetVersion field. An example YAML is provided below:
apiVersion: ops.kubedb.com/v1alpha1
kind: MemcachedOpsRequest
metadata:
name: update-memcd
namespace: demo
spec:
type: UpdateVersion
databaseRef:
name: memcd-quickstart
updateVersion:
targetVersion: 1.6.22
Microsoft SQL Server
This release introduces an enhanced monitoring feature for KubeDB-managed MicroSoft SQL Server deployments by integrating Grafana dashboards. The dashboards provide comprehensive insights into various SQL Server metrics, statuses, as well as visual representations of memory and CPU consumption. With this dashboard, users can effortlessly assess the overall health and performance of their SQL Server clusters, enabling more informed decision-making and efficient resource management.
Have a look here for a step-by-step guide on using the monitoring feature of Microsoft SQL Server.
Here’s a preview of the Summary dashboard for SQL Server.

MongoDB
In this release, the API version for MongoDB has been updated to v1, now identified as kubedb.com/v1. Several changes have been introduced:
-
The fields
db.spec.coordinator.resourcesanddb.spec.coordinator.securityContexthave been moved under thereplication-mood-detectorcontainer indb.spec.podTemplate.spec.containers. Thereplication-mood-detectoris a sidecar container that we run alongside our main database container to label the primary and secondary pods. -
The field
db.spec.terminationPolicyhas been renamed todb.spec.deletionPolicy. -
The fields
db.spec.podTemplate.spec.resourcesanddb.spec.podTemplate.spec.containerSecurityContexthave been moved under themongodbcontainer indb.spec.podTemplate.spec.containers[0]. Thismongodbcontainer is the main database container for the MongoDB CRO. -
All other changes to the
db.spec.podTemplatecan be found at the beginning of this document.
Below is a sample YAML configuration for MySQL with the kubedb/v1alpha2 API version and its corresponding configuration for the kubedb/v1 API version.
apiVersion: kubedb.com/v1alpha2
kind: MongoDB
metadata:
name: mg-repl
namespace: demo
spec:
coordinator:
resources:
requests:
cpu: 300m
securityContext:
allowPrivilegeEscalation: false
capabilities:
drop:
- ALL
runAsGroup: 999
runAsNonRoot: true
runAsUser: 999
seccompProfile:
type: RuntimeDefault
podTemplate:
spec:
containerSecurityContext:
allowPrivilegeEscalation: false
capabilities:
drop:
- ALL
runAsGroup: 999
runAsNonRoot: true
runAsUser: 999
seccompProfile:
type: RuntimeDefault
initContainers:
- name: copy-config
resources:
limits:
memory: 512Mi
requests:
cpu: 200m
memory: 512Mi
securityContext:
allowPrivilegeEscalation: false
capabilities:
drop:
- ALL
runAsGroup: 999
runAsNonRoot: true
runAsUser: 999
seccompProfile:
type: RuntimeDefault
podPlacementPolicy:
name: default
resources:
limits:
memory: 1Gi
requests:
cpu: 500m
memory: 1Gi
securityContext:
fsGroup: 999
replicas: 3
replicaSet:
name: "replicaset"
storage:
accessModes:
- ReadWriteOnce
resources:
requests:
storage: 1Gi
storageType: Durable
terminationPolicy: WipeOut
version: "6.0.12"
Now same yaml in kubedb/v1 apiversion,
apiVersion: kubedb.com/v1
kind: MongoDB
metadata:
name: mg-repl
namespace: demo
spec:
allowedSchemas:
namespaces:
from: Same
authSecret:
name: mg-repl-auth
deletionPolicy: WipeOut
podTemplate:
spec:
containers:
- name: mongodb
resources:
limits:
memory: 1Gi
requests:
cpu: 500m
memory: 1Gi
securityContext:
allowPrivilegeEscalation: false
capabilities:
drop:
- ALL
runAsGroup: 999
runAsNonRoot: true
runAsUser: 999
seccompProfile:
type: RuntimeDefault
- name: replication-mode-detector
resources:
requests:
cpu: 300m
securityContext:
allowPrivilegeEscalation: false
capabilities:
drop:
- ALL
runAsGroup: 999
runAsNonRoot: true
runAsUser: 999
seccompProfile:
type: RuntimeDefault
initContainers:
- name: copy-config
resources:
limits:
memory: 512Mi
requests:
cpu: 200m
memory: 512Mi
securityContext:
allowPrivilegeEscalation: false
capabilities:
drop:
- ALL
runAsGroup: 999
runAsNonRoot: true
runAsUser: 999
seccompProfile:
type: RuntimeDefault
podPlacementPolicy:
name: default
securityContext:
fsGroup: 999
serviceAccountName: mg-repl
replicaSet:
name: replicaset
replicas: 3
sslMode: disabled
storage:
accessModes:
- ReadWriteOnce
resources:
requests:
storage: 1Gi
storageEngine: wiredTiger
storageType: Durable
version: 6.0.12
Bug Fixes
- TLS enabled MongoDB backup and restore for major versions 5,6 and 7 was not working properly due to a permission issue. This issue has been fixed in this release.
- Fixed bug MongoDB restore stuck when
db.spec.init.waitForInitialRestore: true.
MySQL
In this release, the API version for MySQL has been updated to v1, now identified as kubedb.com/v1. Several changes have been introduced:
Key Changes for MySQL:
- API Version: Updated from
kubedb.com/v1alpha2tokubedb.com/v1. - Coordinator Changes: The
db.spec.coordinator.resourcesanddb.spec.coordinator.securityContextfields have been moved under themy-coordinatorcontainer indb.spec.podTemplate.spec.containers. - Termination Policy Renamed:
db.spec.terminationPolicyhas been renamed todb.spec.deletionPolicy. - Pod Template Changes: The fields
db.spec.podTemplate.spec.resourcesanddb.spec.podTemplate.spec.containerSecurityContextare now part of the mainmysqlcontainer within thecontainersarray indb.spec.podTemplate.spec.containers[0].
This configuration ensures that the MySQL resource definition aligns with the new kubedb.com/v1 API version, incorporating all necessary changes.
MySQL Configuration (kubedb.com/v1alpha2 to kubedb.com/v1)
Below is a sample YAML configuration for MySQL with the kubedb/v1alpha2 API version and its corresponding configuration for the kubedb/v1 API version.
kubedb.com/v1alpha2
apiVersion: kubedb.com/v1alpha2
kind: MySQL
metadata:
name: sample-mysql
namespace: demo
spec:
coordinator:
resources:
requests:
cpu: 111m
securityContext:
allowPrivilegeEscalation: false
capabilities:
drop:
- ALL
runAsGroup: 999
runAsNonRoot: true
runAsUser: 999
seccompProfile:
type: RuntimeDefault
podTemplate:
spec:
containerSecurityContext:
allowPrivilegeEscalation: false
capabilities:
drop:
- ALL
runAsGroup: 999
runAsNonRoot: true
runAsUser: 999
seccompProfile:
type: RuntimeDefault
initContainers:
- name: mysql-init
resources:
limits:
memory: 512Mi
requests:
cpu: 200m
memory: 512Mi
securityContext:
allowPrivilegeEscalation: false
capabilities:
drop:
- ALL
runAsGroup: 999
runAsNonRoot: true
runAsUser: 999
seccompProfile:
type: RuntimeDefault
podPlacementPolicy:
name: default
resources:
limits:
memory: 1Gi
requests:
cpu: 666m
memory: 1Gi
securityContext:
fsGroup: 999
replicas: 3
storage:
accessModes:
- ReadWriteOnce
resources:
requests:
storage: 1Gi
storageType: Durable
terminationPolicy: WipeOut
version: 8.0.36
kubedb.com/v1
apiVersion: kubedb.com/v1
kind: MySQL
metadata:
name: ha-mysql
namespace: demo
spec:
podTemplate:
spec:
containers:
- name: mysql
resources:
limits:
memory: 1Gi
requests:
cpu: 666m
memory: 1Gi
securityContext:
allowPrivilegeEscalation: false
capabilities:
drop:
- ALL
runAsGroup: 999
runAsNonRoot: true
runAsUser: 999
seccompProfile:
type: RuntimeDefault
- name: my-coordinator
resources:
requests:
cpu: 111m
securityContext:
allowPrivilegeEscalation: false
capabilities:
drop:
- ALL
runAsGroup: 999
runAsNonRoot: true
runAsUser: 999
seccompProfile:
type: RuntimeDefault
initContainers:
- name: mysql-init
resources:
limits:
memory: 512Mi
requests:
cpu: 200m
memory: 512Mi
securityContext:
allowPrivilegeEscalation: false
capabilities:
drop:
- ALL
runAsGroup: 999
runAsNonRoot: true
runAsUser: 999
seccompProfile:
type: RuntimeDefault
podPlacementPolicy:
name: default
securityContext:
fsGroup: 999
replicas: 3
storage:
accessModes:
- ReadWriteOnce
resources:
requests:
storage: 1Gi
storageType: Durable
deletionPolicy: WipeOut
version: 8.0.36
PerconaXtraDB
In this release, the API version for PerconaXtraDB has been updated to v1, now identified as kubedb.com/v1. Several changes have been introduced:
-
The fields
db.spec.coordinator.resourcesanddb.spec.coordinator.securityContexthave been moved under thepx-coordinatorcontainer indb.spec.podTemplate.spec.containers. Thepx-coordinatoris a sidecar container that we run alongside our main database container for leader election and failover purposes. -
The field
db.spec.terminationPolicyhas been renamed todb.spec.deletionPolicy. -
The fields
db.spec.podTemplate.spec.resourcesanddb.spec.podTemplate.spec.containerSecurityContexthave been moved under theperconaxtradbcontainer indb.spec.podTemplate.spec.containers[0]. Thisperconaxtradbcontainer is the main database container for the PerconaXtraDB CRO. -
All other changes to the
db.spec.podTemplatecan be found at the beginning of this document.
A sample YAML configuration for PerconaXtraDB with the kubedb/v1alpha2 API version and its corresponding kubedb/v1 API version are provided below.
apiVersion: kubedb.com/v1alpha2
kind: PerconaXtraDB
metadata:
name: xtradb-demo
namespace: demo
spec:
coordinator:
resources:
requests:
cpu: 111m
securityContext:
allowPrivilegeEscalation: false
capabilities:
drop:
- ALL
runAsGroup: 1001
runAsNonRoot: true
runAsUser: 1001
seccompProfile:
type: RuntimeDefault
podTemplate:
spec:
containerSecurityContext:
allowPrivilegeEscalation: false
capabilities:
drop:
- ALL
runAsGroup: 1001
runAsNonRoot: true
runAsUser: 1001
seccompProfile:
type: RuntimeDefault
initContainers:
- name: px-init
resources:
limits:
memory: 512Mi
requests:
cpu: 200m
memory: 512Mi
securityContext:
allowPrivilegeEscalation: false
capabilities:
drop:
- ALL
runAsGroup: 1001
runAsNonRoot: true
runAsUser: 1001
seccompProfile:
type: RuntimeDefault
podPlacementPolicy:
name: default
resources:
limits:
memory: 1Gi
requests:
cpu: 666m
memory: 1Gi
securityContext:
fsGroup: 1001
replicas: 3
storage:
accessModes:
- ReadWriteOnce
resources:
requests:
storage: 150Mi
storageType: Durable
terminationPolicy: WipeOut
version: 8.0.31
Now same yaml in kubedb/v1 apiversion
apiVersion: kubedb.com/v1
kind: PerconaXtraDB
metadata:
name: xtradb-demo
namespace: demo
spec:
podTemplate:
spec:
containers:
- name: perconaxtradb
resources:
limits:
memory: 1Gi
requests:
cpu: 666m
memory: 1Gi
securityContext:
allowPrivilegeEscalation: false
capabilities:
drop:
- ALL
runAsGroup: 1001
runAsNonRoot: true
runAsUser: 1001
seccompProfile:
type: RuntimeDefault
- name: px-coordinator
resources:
requests:
cpu: 111m
securityContext:
allowPrivilegeEscalation: false
capabilities:
drop:
- ALL
runAsGroup: 1001
runAsNonRoot: true
runAsUser: 1001
seccompProfile:
type: RuntimeDefault
initContainers:
- name: px-init
resources:
limits:
memory: 512Mi
requests:
cpu: 200m
memory: 512Mi
securityContext:
allowPrivilegeEscalation: false
capabilities:
drop:
- ALL
runAsGroup: 1001
runAsNonRoot: true
runAsUser: 1001
seccompProfile:
type: RuntimeDefault
podPlacementPolicy:
name: default
securityContext:
fsGroup: 1001
replicas: 3
storage:
accessModes:
- ReadWriteOnce
resources:
requests:
storage: 150Mi
storageType: Durable
deletionPolicy: WipeOut
version: 8.0.31
Bug Fixes
- Fixed bug PerconXtraDB stuck on provisioning. PerconaXtraDB
runAsUserfield updated. New PerconaXtraDBrunAsUseris1001.
PgBouncer
V1 conversion:
In this release, API version for pgbouncer has been changed to v1. The new API version is kubedb.com/v1.
apiVersion: kubedb.com/v1
kind: PgBouncer
metadata:
name: pgbouncer
namespace: demo
spec:
version: "1.18.0"
replicas: 3
database:
syncUsers: true
databaseName: "postgres"
databaseRef:
name: "postgres"
namespace: demo
connectionPool:
port: 5432
reservePoolSize: 3
podTemplate:
spec:
containers:
- name: pgbouncer
resources:
limits:
cpu: .5
memory: 1Gi
requests:
cpu: .5
memory: 1Gi
deletionPolicy: WipeOut
Horizontal Scaling:
Horizontal Scaling allows to horizontally scale pgbouncer pods. It can do both upscale and downscale pgbouncer replicas. The necessary information for horizontal scaling must be provided in the spec.horizontalScaling.replicas field. An example YAML is provided below:
apiVersion: ops.kubedb.com/v1alpha1
kind: PgBouncerOpsRequest
metadata:
name: pb-ops
namespace: demo
spec:
serverRef:
name:<name of the targeted pgbouncer resource>
type: HorizontalScaling
horizontalScaling:
replicas: 4
Vertical Scaling:
Vertical Scaling allows to vertically scale pgbouncer pods in a chosen node. But, it is only capable of scaling the pgbouncer and the exporter container. The necessary information for vertical scaling must be provided in the spec.verticalScaling field. An example YAML is provided below:
apiVersion: ops.kubedb.com/v1alpha1
kind: PgBouncerOpsRequest
metadata:
name: pb-ops
namespace: demo
spec:
serverRef:
name:<name of the targeted pgbouncer resource>
type: VerticalScaling
verticalScaling:
pgbouncer:
nodeSelectionPolicy: LabelSelector
topology:
key: <node label key>
value: <node label value>
resources:
limits:
cpu: .7
memory: 1Gi
requests:
cpu: .5
memory: 1Gi
AutoScaling
Auto Scaling allows automating the vertical scaling of pgbouncer pods. It is only capable of scaling the pgbouncer container. It will automatically assign enough resources based on the resource uses of the pgbouncer container.
apiVersion: autoscaling.kubedb.com/v1alpha1
kind: PgBouncerAutoscaler
metadata:
name: auto
namespace: demo
spec:
databaseRef:
Name: <name of the targeted pgbouncer resource>
opsRequestOptions:
timeout: 3m
apply: IfReady
compute:
pgbouncer:
trigger: "On"
podLifeTimeThreshold: 5m
resourceDiffPercentage: 2
minAllowed:
cpu: 1m
memory: 1Mi
maxAllowed:
cpu: 10m
memory: 2Gi
controlledResources: ["cpu", "memory"]
Pgpool
Add more ops-request support: Pgpool Ops Request
In this release, we have added more ops-request support for Pgpool. Previously we had Restart, Vertical Scaling, and Reconfigure type ops-request. Now we have added Horizontal Scaling, Reconfigure TLS, Version Update type ops-request.
Horizontal Scaling
Horizontal Scaling allows to horizontally scale pgpool pods. It can do both upscale and downscale the pgpool replicas. The necessary information for horizontal scaling must be provided in the spec.horizontalScaling.node field. An example YAML is provided below:
apiVersion: ops.kubedb.com/v1alpha1
kind: PgpoolOpsRequest
metadata:
name: pgpool-horizontal-scale
namespace: demo
spec:
type: HorizontalScaling
databaseRef:
name: pgpool
horizontalScaling:
node: 3
Reconfigure TLS
Reconfigure TLS allows you to add, update, or delete TLS for an existing pgpool. It also has necessary options to reconfigure the sslMode and clientAuthMode of a pgpool. An example YAML is provided below:
apiVersion: ops.kubedb.com/v1alpha1
kind: PgpoolOpsRequest
metadata:
name: pgpool-reconfigure-tls
namespace: demo
spec:
type: ReconfigureTLS
databaseRef:
name: pgpool
tls:
sslMode: verify-ca
clientAuthMode: cert
issuerRef:
name: pgpool-ca-issuer
kind: Issuer
apiGroup: "cert-manager.io"
certificates:
- alias: client
subject:
organizations:
- kubedb
organizationalUnits:
- client
Reconfigure TLS also has these following fields, spec.tls.rotateCertificates and spec.tls.remove. Both of these fields accept boolean values.
Update Version
Update version allows to update the version of pgpool. It can work in both ways: older version to new version and new version to older version. The necessary information for the update version must be provided in the spec.updateVersion.targetVersion field. An example YAML is provided below:
apiVersion: ops.kubedb.com/v1alpha1
kind: PgpoolOpsRequest
metadata:
name: pgpool-version-update
namespace: demo
spec:
type: UpdateVersion
databaseRef:
name: pgpool
updateVersion:
targetVersion: 4.5.0
Postgres
In this release, the API version for Postgres has been
updated to v1, now identified as kubedb.com/v1.
Several changes have been introduced:
-
The fields
db.spec.coordinator.resourcesanddb.spec.coordinator.securityContexthave been moved under thepg-coordinatorcontainer indb.spec.podTemplate.spec.containers. Thepg-coordinatoris a sidecar container that we run alongside our main database container for leader election and failover purposes. -
The field
db.spec.terminationPolicyhas been renamed todb.spec.deletionPolicy. -
The fields
db.spec.podTemplate.spec.resourcesanddb.spec.podTemplate.spec.containerSecurityContexthave been moved under thepostgrescontainer indb.spec.podTemplate.spec.containers[0]. Thispostgrescontainer is the main database container for the Postgres Database Object. -
All other changes to the
db.spec.podTemplatecan be found at the beginning of this document.
A sample YAML configuration for Postgres with the kubedb/v1alpha2 API version and its corresponding kubedb/v1 API version are provided below.
apiVersion: kubedb.com/v1alpha2
kind: Postgres
metadata:
name: ha-postgres
namespace: demo
spec:
clientAuthMode: md5
coordinator:
resources:
requests:
cpu: 150m
securityContext:
allowPrivilegeEscalation: false
capabilities:
drop:
- ALL
runAsGroup: 70
runAsNonRoot: true
runAsUser: 70
seccompProfile:
type: RuntimeDefault
podTemplate:
spec:
containerSecurityContext:
allowPrivilegeEscalation: false
capabilities:
drop:
- ALL
runAsGroup: 70
runAsNonRoot: true
runAsUser: 70
seccompProfile:
type: RuntimeDefault
env:
- name: HA
value: HD
initContainers:
- name: postgres-init-container
resources:
limits:
memory: 512Mi
requests:
cpu: 200m
memory: 512Mi
securityContext:
allowPrivilegeEscalation: false
capabilities:
drop:
- ALL
runAsGroup: 70
runAsNonRoot: true
runAsUser: 70
seccompProfile:
type: RuntimeDefault
podPlacementPolicy:
name: default
resources:
limits:
memory: 1Gi
requests:
cpu: 500m
memory: 1Gi
securityContext:
fsGroup: 70
runAsGroup: 70
runAsUser: 70
serviceAccountName: ha-po
replicas: 3
replication:
walKeepSize: 1024
walLimitPolicy: WALKeepSize
sslMode: disable
storage:
accessModes:
- ReadWriteOnce
resources:
requests:
storage: 1Gi
storageType: Durable
terminationPolicy: WipeOut
version: "13.13"
Now same yaml in kubedb/v1 apiversion
apiVersion: kubedb.com/v1
kind: Postgres
metadata:
name: ha-postgres
namespace: demo
spec:
clientAuthMode: md5
deletionPolicy: WipeOut
podTemplate:
spec:
containers:
- env:
- name: HA
value: HD
name: postgres
resources:
limits:
memory: 1Gi
requests:
cpu: 500m
memory: 1Gi
securityContext:
allowPrivilegeEscalation: false
capabilities:
drop:
- ALL
runAsGroup: 70
runAsNonRoot: true
runAsUser: 70
seccompProfile:
type: RuntimeDefault
- name: pg-coordinator
resources:
requests:
cpu: 150m
securityContext:
allowPrivilegeEscalation: false
capabilities:
drop:
- ALL
runAsGroup: 70
runAsNonRoot: true
runAsUser: 70
seccompProfile:
type: RuntimeDefault
initContainers:
- name: postgres-init-container
resources:
limits:
memory: 512Mi
requests:
cpu: 200m
memory: 512Mi
securityContext:
allowPrivilegeEscalation: false
capabilities:
drop:
- ALL
runAsGroup: 70
runAsNonRoot: true
runAsUser: 70
seccompProfile:
type: RuntimeDefault
podPlacementPolicy:
name: default
securityContext:
fsGroup: 70
runAsGroup: 70
runAsUser: 70
serviceAccountName: ha-po
replicas: 3
replication:
walKeepSize: 1024
walLimitPolicy: WALKeepSize
sslMode: disable
storage:
accessModes:
- ReadWriteOnce
resources:
requests:
storage: 1Gi
storageType: Durable
version: "13.13"
Bug Fixes
- PostgresArchiver selection wasn’t working. Fixed in this release.
- Fixed bug Postgres restore stuck when
db.spec.init.waitForInitialRestore: true. - Postgres reconfigure tls ops-request (change issuer, remove tls) bug has been fixed.
- Postgres archiver backup configuration not working due to AppBinding, has been fixed.
Postgres metadata.resourceVersion continuously changingbug has been fixed.
ProxySQL
In this release, the API version for ProxySQL has been updated to v1, now identified as kubedb.com/v1. Several changes have been introduced:
Key Changes for ProxySQL:
-
API Version: Updated from
kubedb.com/v1alpha2tokubedb.com/v1. -
Termination Policy Renamed:
db.spec.terminationPolicyhas been renamed todb.spec.deletionPolicy. -
Pod Template Changes: The fields
db.spec.podTemplate.spec.resourcesanddb.spec.podTemplate.spec.containerSecurityContextare now included within the main proxysql container indb.spec.podTemplate.spec.containers[0].
This configuration ensures that the ProxySQL resource definition aligns with the new kubedb.com/v1 API version, incorporating all necessary changes.
A sample yaml for kubedb.com/v1alpha2:
apiVersion: kubedb.com/v1alpha2
kind: ProxySQL
metadata:
name: proxy-server
namespace: demo
spec:
version: "2.3.2-debian"
replicas: 3
podTemplate:
spec:
containerSecurityContext:
allowPrivilegeEscalation: false
capabilities:
drop:
- ALL
runAsGroup: 999
runAsNonRoot: true
runAsUser: 999
seccompProfile:
type: RuntimeDefault
podPlacementPolicy:
name: default
resources:
limits:
memory: 1Gi
requests:
cpu: 666m
memory: 1Gi
securityContext:
fsGroup: 999
syncUsers: true
backend:
name: mysql-server
terminationPolicy: WipeOut
A sample yaml for kubedb.com/v1:
apiVersion: kubedb.com/v1
kind: ProxySQL
metadata:
name: proxy-server
namespace: demo
spec:
version: "2.3.2-debian"
replicas: 3
podTemplate:
spec:
containers:
- name: proxysql
resources:
limits:
cpu: 500m
memory: 128Mi
requests:
cpu: 250m
memory: 64Mi
securityContext:
runAsGroup: 999
runAsNonRoot: true
runAsUser: 999
seccompProfile:
type: RuntimeDefault
podPlacementPolicy:
name: default
syncUsers: true
backend:
name: mysql-server
deletionPolicy: WipeOut
RabbitMQ
KubeDB managed RabbitMQ used to provide only pre-enabled protocol support AMQP for clusters. In this release, we are coming up with pre-enabled protocol plugin support including MQTT, STOMP, WEB_MQTT and WEB_STOMP. If TLS is enabled then, these plugins also comes with corresponding secure ports.
KubeDB managed RabbitMQ used to provide support for a ClusterIP service for management UI, amqp client etc. In this release, a separate ClusterIP type management UI service will be provisioned making the previous service to be used only for client connections (AMQP, MQTT, STOMP and web sockets). This will improve responsiveness on both management ui and client connectivity.
Redis
In this release, the API version for Redis has been updated to v1. The new API version is kubedb.com/v1. Several changes have been introduced:
-
The field
db.spec.cluster.masterhas been changed todb.spec.cluster.shardsanddb.spec.cluster.replicasnow mean the number of replicas (the master and slaves) of each shard which previously meant the number of slaves for each master. -
The fields
db.spec.coordinator.resourcesanddb.spec.coordinator.securityContexthave been moved under therd-coordinatorcontainer indb.spec.podTemplate.spec.containers[]. Therd-coordinatoris a sidecar container that we run alongside our main database container for coordination purposes. -
The field
db.spec.terminationPolicyhas been renamed todb.spec.deletionPolicy. -
The fields
db.spec.podTemplate.spec.resourcesanddb.spec.podTemplate.spec.containerSecurityContexthave been moved under therediscontainer indb.spec.podTemplate.spec.containers[]. Thisrediscontainer is the main database container for the Redis CRO. -
All other changes to the new
db.spec.podTemplatecan be found at the beginning of this document.
A sample YAML configuration for Redis in Sentinel mode with the kubedb/v1alpha2 API version and its corresponding kubedb/v1 API version are provided below.
apiVersion: kubedb.com/v1alpha2
kind: Redis
metadata:
name: redis-sentinel
namespace: demo
spec:
version: 7.2.4
replicas: 3
sentinelRef:
name: sentinel
namespace: demo
mode: Sentinel
storageType: Durable
storage:
resources:
requests:
storage: 1Gi
storageClassName: "standard"
accessModes:
- ReadWriteOnce
coordinator:
resources:
requests:
cpu: "150m"
memory: "150Mi"
securityContext:
allowPrivilegeEscalation: false
capabilities:
drop:
- ALL
runAsGroup: 999
runAsNonRoot: true
runAsUser: 999
seccompProfile:
type: RuntimeDefault
podTemplate:
spec:
containerSecurityContext:
allowPrivilegeEscalation: false
capabilities:
drop:
- ALL
runAsGroup: 999
runAsNonRoot: true
runAsUser: 999
seccompProfile:
type: RuntimeDefault
resources:
requests:
cpu: "150m"
memory: "150Mi"
terminationPolicy: WipeOut
Now same yaml in kubedb/v1 api version is
apiVersion: kubedb.com/v1
kind: Redis
metadata:
name: redis-sentinel-v1
namespace: demo
spec:
version: 7.2.4
replicas: 3
sentinelRef:
name: sentinel-v1
namespace: demo
mode: Sentinel
storageType: Durable
storage:
resources:
requests:
storage: 1Gi
storageClassName: "standard"
accessModes:
- ReadWriteOnce
podTemplate:
spec:
containers:
- name: redis
resources:
requests:
cpu: 150m
memory: 150Mi
securityContext:
allowPrivilegeEscalation: false
capabilities:
drop:
- ALL
runAsGroup: 999
runAsNonRoot: true
runAsUser: 999
seccompProfile:
type: RuntimeDefault
- name: rd-coordinator
resources:
requests:
cpu: 150m
memory: 150Mi
securityContext:
allowPrivilegeEscalation: false
capabilities:
drop:
- ALL
runAsGroup: 999
runAsNonRoot: true
runAsUser: 999
seccompProfile:
type: RuntimeDefault
deletionPolicy: WipeOut
A sample YAML configuration for Redis in Cluster mode with the kubedb/v1alpha2 API version and its corresponding kubedb/v1 API version are provided below.
apiVersion: kubedb.com/v1alpha2
kind: Redis
metadata:
name: redis-cluster
namespace: demo
spec:
version: 7.2.4
mode: Cluster
cluster:
master: 3
replicas: 1
storageType: Durable
storage:
resources:
requests:
storage: 1Gi
storageClassName: "standard"
accessModes:
- ReadWriteOnce
podTemplate:
spec:
containerSecurityContext:
allowPrivilegeEscalation: false
capabilities:
drop:
- ALL
runAsGroup: 999
runAsNonRoot: true
runAsUser: 999
seccompProfile:
type: RuntimeDefault
resources:
requests:
cpu: "150m"
memory: "150Mi"
terminationPolicy: WipeOut
Now same yaml in kubedb/v1 api version is
apiVersion: kubedb.com/v1
kind: Redis
metadata:
name: redis-clusterv-v1
namespace: demo
spec:
version: 7.2.4
mode: Cluster
cluster:
shards: 3
replicas: 2
storageType: Durable
storage:
resources:
requests:
storage: 1Gi
storageClassName: "standard"
accessModes:
- ReadWriteOnce
podTemplate:
spec:
containers:
- name: redis
resources:
requests:
cpu: 150m
memory: 150Mi
securityContext:
allowPrivilegeEscalation: false
capabilities:
drop:
- ALL
runAsGroup: 999
runAsNonRoot: true
runAsUser: 999
seccompProfile:
type: RuntimeDefault
deletionPolicy: WipeOut
RedisSentinel
In this release, the API version for RedisSentinel has been updated to v1. The new API version is kubedb.com/v1. Several changes have been introduced:
-
The field
db.spec.terminationPolicyhas been renamed todb.spec.deletionPolicy. -
The fields
db.spec.podTemplate.spec.resourcesanddb.spec.podTemplate.spec.containerSecurityContexthave been moved under theredissentinelcontainer indb.spec.podTemplate.spec.containers[]. Thisredissentinelcontainer is the main container for the RedisSentinel CRO. -
All other changes to the
db.spec.podTemplatecan be found at the beginning of this document.
A sample YAML configuration for RedisSentinel with the kubedb/v1alpha2 API version and its corresponding kubedb/v1 API version are provided below.
apiVersion: kubedb.com/v1alpha2
kind: RedisSentinel
metadata:
name: sentinel
namespace: demo
spec:
version: 7.2.4
replicas: 3
storageType: Durable
storage:
resources:
requests:
storage: 1Gi
storageClassName: "standard"
accessModes:
- ReadWriteOnce
podTemplate:
spec:
containerSecurityContext:
allowPrivilegeEscalation: false
capabilities:
drop:
- ALL
runAsGroup: 999
runAsNonRoot: true
runAsUser: 999
seccompProfile:
type: RuntimeDefault
resources:
requests:
cpu: "150m"
memory: "150Mi"
terminationPolicy: WipeOut
Now same yaml in kubedb/v1 apiversion
apiVersion: kubedb.com/v1
kind: RedisSentinel
metadata:
name: sentinel-v1
namespace: demo
spec:
version: 7.2.4
replicas: 3
storageType: Durable
storage:
resources:
requests:
storage: 1Gi
storageClassName: "standard"
accessModes:
- ReadWriteOnce
podTemplate:
spec:
containers:
- name: redissentinel
resources:
requests:
cpu: 150m
memory: 150Mi
securityContext:
allowPrivilegeEscalation: false
capabilities:
drop:
- ALL
runAsGroup: 999
runAsNonRoot: true
runAsUser: 999
seccompProfile:
type: RuntimeDefault
deletionPolicy: WipeOut
Singlestore
Expanded Ops-Request Support: Singlestore OpsRequest
In this release, we’ve expanded the ops-request support for Singlestore. Previously, ops-requests included Restart, Vertical Scaling, and Reconfigure types. Now, we’ve introduced additional ops-requests for Horizontal Scaling, TLS Reconfiguration, and Version Update.
Horizontal Scaling
Horizontal Scaling enables you to adjust the number of Singlestore pods by scaling horizontally, either increasing or decreasing the number of replicas. The required details for horizontal scaling should be provided in the spec.horizontalScaling.node field. Below is an example YAML configuration:
apiVersion: ops.kubedb.com/v1alpha1
kind: SinglestoreOpsRequest
metadata:
name: singlestore-horizontal-scale
namespace: demo
spec:
type: HorizontalScaling
databaseRef:
name: sdb-sample
horizontalScaling:
aggregator: 2
leaf: 3
TLS Reconfiguration
TLS Reconfiguration allows you to add, update, or remove TLS settings for an existing Singlestore deployment. Here’s an example YAML configuration:
apiVersion: ops.kubedb.com/v1alpha1
kind: SinglestoreOpsRequest
metadata:
name: singlestore-reconfigure-tls
namespace: demo
spec:
type: ReconfigureTLS
databaseRef:
name: sdb-sample
tls:
issuerRef:
name: singlestore-ca-issuer
kind: Issuer
apiGroup: "cert-manager.io"
certificates:
- alias: client
subject:
organizations:
- kubedb
organizationalUnits:
- client
Version Update
The Version Update feature allows you to change the version of Singlestore. You can upgrade to a newer version or revert to a previous one. The necessary version details should be provided in the spec.updateVersion.targetVersion field. Here’s an example YAML configuration:
apiVersion: ops.kubedb.com/v1alpha1
kind: SinglestoreOpsRequest
metadata:
name: singlestore-version-update
namespace: demo
spec:
type: UpdateVersion
databaseRef:
name: sdb-sample
updateVersion:
targetVersion: 8.5.7
Solr
We have introduced some new features for solr in this release. We have added OpsRequest like versionUpgrade, vertical scaling, volume expansion and reconfiguration in this release. Besides, now we can configure multiple solr cluster using only one zookeeper using chroot feature of solr.
Vertical Scaling
apiVersion: ops.kubedb.com/v1alpha1
kind: SolrOpsRequest
metadata:
name: vscale
namespace: demo
spec:
databaseRef:
name: solr-cluster
type: VerticalScaling
verticalScaling:
data:
resources:
limits:
cpu: 1
memory: 3Gi
requests:
cpu: 1
memory: 2.5Gi
overseer:
resources:
limits:
cpu: 1
memory: 2.5Gi
requests:
cpu: 1
memory: 2.5Gi
coordinator:
resources:
limits:
cpu: 1
memory: 2.5Gi
requests:
cpu: 1
memory: 2.5Gi
Volume expansion
apiVersion: ops.kubedb.com/v1alpha1
kind: SolrOpsRequest
metadata:
name: volume-expansion-topology
namespace: demo
spec:
apply: IfReady
databaseRef:
name: solr-combined
type: VolumeExpansion
volumeExpansion:
mode: Offline
data: 11Gi
overseer : 11Gi
coordinator: 4Gi
Update Version
apiVersion: ops.kubedb.com/v1alpha1
kind: SolrOpsRequest
metadata:
name: upgrade-topology
namespace: demo
spec:
databaseRef:
name: solr-cluster
type: UpdateVersion
updateVersion:
targetVersion: 9.4.1
Reconfigure
With ConfigSecret:
apiVersion: ops.kubedb.com/v1alpha1
kind: SolrOpsRequest
metadata:
name: myops-reconfigure-config
namespace: demo
spec:
apply: IfReady
configuration:
configSecret:
name: config-secret
databaseRef:
name: solr-combined
type: Reconfigure
With ApplyConfig:
apiVersion: ops.kubedb.com/v1alpha1
kind: SolrOpsRequest
metadata:
name: myops-reconfigure-config
namespace: demo
spec:
apply: IfReady
configuration:
applyConfig:
solr.xml: |
<backup>
<repository name="kubedb-proxy-s3" class="org.apache.solr.s3.S3BackupRepository">
<str name="s3.bucket.name">solrbackup</str>
<str name="s3.region">us-east-1</str>
<str name="s3.endpoint">http://s3proxy-s3.demo.svc:80</str>
</repository>
</backup>
databaseRef:
name: solr-combined
type: Reconfigure
What Next?
Please try the latest release and give us your valuable feedback.
-
If you want to install KubeDB, please follow the installation instruction from KubeDB Setup .
-
If you want to upgrade KubeDB from a previous version, please follow the upgrade instruction from KubeDB Upgrade .
Support
To speak with us, please leave a message on our website .
To receive product announcements, follow us on Twitter/X .
To watch tutorials of various Production-Grade Kubernetes Tools Subscribe our YouTube channel.
Learn More about Production-Grade Databases in Kubernetes
If you have found a bug with KubeDB or want to request for new features, please file an issue .
