KubeDB v2024.11.18 is now available! This latest release brings significant performance enhancements, improved reliability, and new features to database management experience on Kubernetes. Here are some of the key features to mention -
-
TLS/SSL Support: TLS/SSL support has been introduced for
Druid,Memcached,PgBouncer, andZooKeeper. This enables encrypted communication between database cluster components and between the database server and clients. -
OpsRequest Support: New
OpsRequestfeatures have been added forDruid,Memcached,Microsoft SQL Server,PgBouncer,Solr, andZooKeeper, offering greater flexibility for managing database administrative tasks. -
Autoscaling: Autoscaling support has been added for
Solr, enabling automatic resource adjustments based on workload demands. -
RotateAuth: A new
OpsRequestfeature,RotateAuth, has been introduced in this release. It allows users to rotate database credentials, enhancing overall security. This feature is now available forDruid,Elasticsearch,Kafka,MariaDBMongoDB,PerconaXtraDB,Postgres, andSolr. -
Authentication: Authentication support has been added for
Memcached, providing an additional layer of security by verifying client identities before granting access. -
Monitoring: Enhanced monitoring capabilities have been introduced for KubeDB-managed
Cassandradeployments, including integration with Grafana dashboards. -
Recommendation Engine: This release includes significant fixes and improvements to the Recommendation Engine.
-
Performance Improvement: Enhancements to controller performance in this release ensure faster and more efficient operations.
-
New Version Support: Added support for
Druidversion30.0.1andMongoDBversion8.0.3.
For detailed changelogs, please refer to the CHANGELOG . You can now explore the detailed features and updates included in this release.
Rotate Authentication Credentials
In this release, we have introduced a new ops request type RotateAuth. This request type is used to rotate the authentication secret for kubedb managed databases. .spec.authSecret.name refers to the secret that contains the authentication information for database. The secret should be of type kubernetes.io/basic-auth.
Now, If a user wants to update the authentication credentials for a particular database, they can create an OpsRequest of type RotateAuth with or without referencing an authentication secret.
If the secret is not referenced, the ops-manager operator will create a new credential and update the current secret. Here is the yaml for rotating authentication credentials for a kafka cluster using KafkaOpsRequest,
apiVersion: ops.kubedb.com/v1alpha1
kind: KafkaOpsRequest
metadata:
name: kfops-rotate-auth
namespace: demo
spec:
type: RotateAuth
databaseRef:
name: kafka-prod
If the secret is referenced, the operator will update the .spec.authSecret.name with the new secret name. Here is the yaml:
New Secret:
apiVersion: v1
data:
password: enBzY3VscXl2Z3ZhcXZ4ZQ==
username: c3VwZXI=
kind: Secret
metadata:
name: kafka-prod-new-auth
namespace: demo
type: kubernetes.io/basic-auth
apiVersion: ops.kubedb.com/v1alpha1
kind: KafkaOpsRequest
metadata:
name: kfops-rotate-auth
namespace: demo
spec:
type: RotateAuth
databaseRef:
name: kafka-prod
authentication:
secretRef:
name: kafka-prod-new-auth
Finally, the operator will update the database cluster with the new credential and the old credentials will be stored in the secret with keys username.prev and password.prev.
We have added a field .spec.authSecret.activeFrom to the db yaml which refers to the timestamp of the credential is active from. We also add an annotations kubedb.com/auth-active-from in currently using auth secret which refer to the active from time of this secret.
Recommendation Engine Improvements
This release includes important fixes and improvements for the Recommendation Engine. The recommendation algorithm for rotating TLS certificates has been updated. Now, a new rotate TLS recommendation for a particular database will be created, if:
- At least one of its certificate’s lifespan is more than one month and less than one month remaining till expiry
- At least one of its certificates has one-third of its lifespan remaining till expiry.
Here are some of the notable changes in recommendation engine which will be available from this release forward -
-
If a recommendation has
status.phasefield set asInProgess, it means the recommended Ops-Request is processing. The recommendation will not be marked outdated in this state even if the certificate RenewBefore duration is over. -
Rotate TLS recommendation now comes with a deadline. The deadline refers to the earliest renewal time among all the certificates which are going to be expiring soon.
-
The recommendation description has been updated to express more specific information about the certificate that requires renewal.
-
The recommendation resync period has been adjusted for more frequent generation.
Following is a generated recommendation object for a mongodb database with TLS security enabled. The recommendation had been approved and recommended ops-request got successfully applied later on.
apiVersion: supervisor.appscode.com/v1alpha1
kind: Recommendation
metadata:
creationTimestamp: "2024-11-05T00:23:44Z"
generation: 1
labels:
app.kubernetes.io/instance: mg-tls
app.kubernetes.io/managed-by: kubedb.com
app.kubernetes.io/type: rotate-tls
name: mg-tls-x-mongodb-x-rotate-tls-0bz9c8
namespace: mg
resourceVersion: "2166015"
uid: 6b754590-122a-47d1-a84c-2ae6a880e085
spec:
backoffLimit: 5
deadline: "2024-11-05T00:30:30Z"
description: Recommending TLS certificate rotation,mg-tls-client-cert Certificate is going to be expired on 2024-11-05 00:35:30 +0000 UTC
operation:
apiVersion: ops.kubedb.com/v1alpha1
kind: MongoDBOpsRequest
metadata:
name: rotate-tls
namespace: mg
spec:
databaseRef:
name: mg-tls
tls:
rotateCertificates: true
type: ReconfigureTLS
status: {}
recommender:
name: kubedb-ops-manager
rules:
failed: has(self.status) && has(self.status.phase) && self.status.phase == 'Failed'
inProgress: has(self.status) && has(self.status.phase) && self.status.phase ==
'Progressing'
success: has(self.status) && has(self.status.phase) && self.status.phase == 'Successful'
target:
apiGroup: kubedb.com
kind: MongoDB
name: mg-tls
status:
approvalStatus: Approved
approvedWindow:
maintenanceWindow:
name: mongo-maintenance
conditions:
- lastTransitionTime: "2024-11-05T00:30:44Z"
message: OpsRequest is successfully created
reason: SuccessfullyCreatedOperation
status: "True"
type: SuccessfullyCreatedOperation
- lastTransitionTime: "2024-11-05T00:32:44Z"
message: OpsRequest is successfully executed
reason: SuccessfullyExecutedOperation
status: "True"
type: SuccessfullyExecutedOperation
createdOperationRef:
name: mg-tls-1730766644-rotate-tls-auto
failedAttempt: 0
observedGeneration: 1
outdated: true
parallelism: Namespace
phase: Succeeded
reason: SuccessfullyExecutedOperation
The updates for each database are detailed below:
Cassandra
Monitoring
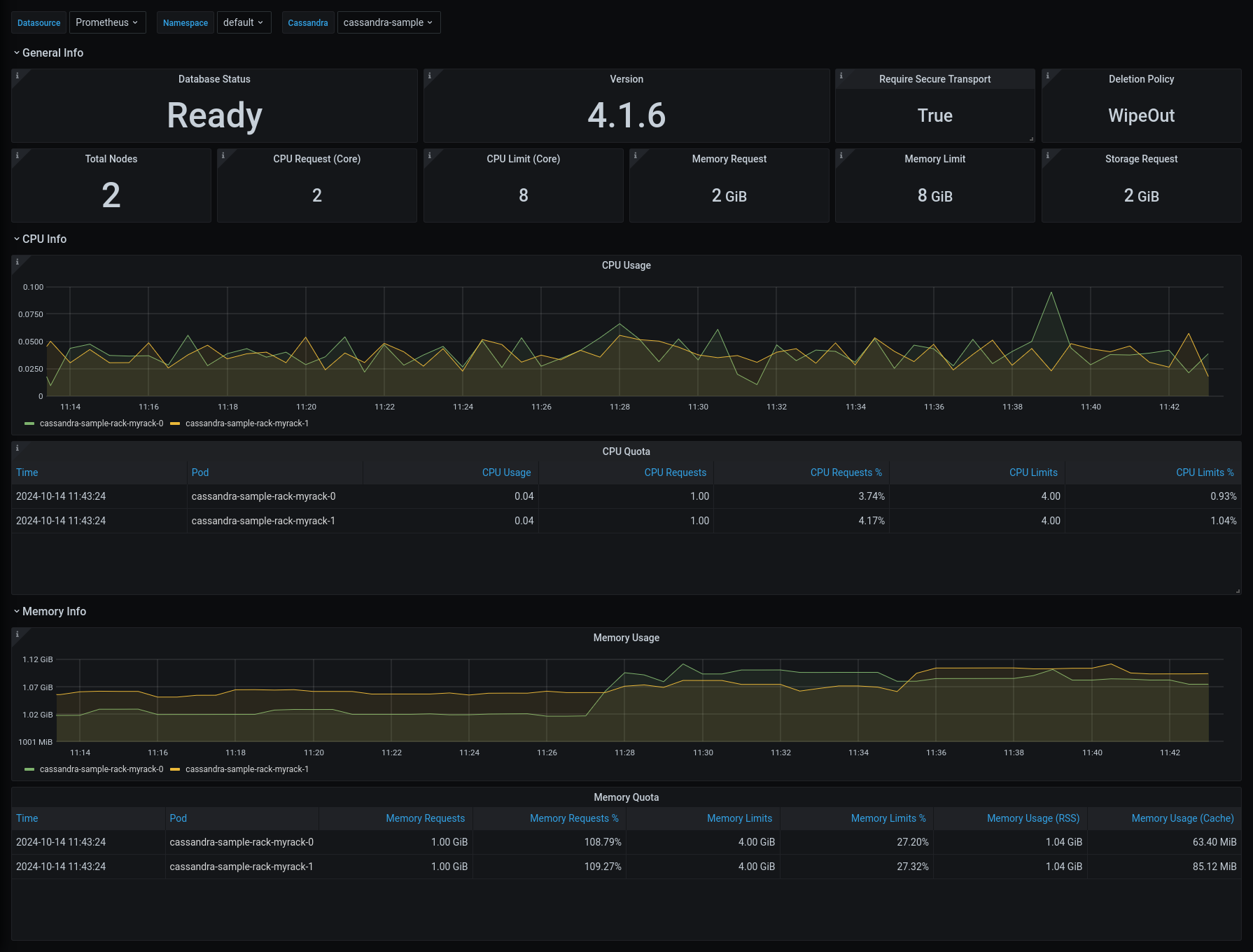
This release introduces an enhanced monitoring feature for KubeDB managed Cassandra deployments by integrating Grafana dashboards. These dashboards provide comprehensive insights into various Cassandra specific metrics, statuses, as well as visual representations of memory and CPU consumption. With this dashboard, users can effortlessly assess the overall health and performance of Cassandra, enabling more informed decision-making and efficient resource management. You can use builtin Prometheus scraper or Prometheus operator to monitor KubeDB-managed Cassandra.
Have a look here for a step-by-step guide on using the monitoring feature of Apache Cassandra.
Here’s a preview of the Summary dashboard for Cassandra:

Additionally, we have added configurable alerting support for KubeDB Cassandra. Users can configure Alertmanager to receive notifications when a metric of Cassandra exceeds a given threshold.
To learn more, have a look here ( https://github.com/appscode/alerts/tree/master/charts )
Druid
TLS/SSL Support
In this release, we are introducing TLS support for Apache Druid.
To configure TLS/SSL in Druid, KubeDB utilizes cert-manager to issue certificates. Before proceeding with TLS configuration in Druid, ensure that cert-manager is installed in your cluster. You can follow the steps provided here to install cert-manager in your cluster.
To issue a certificate, cert-manager employs the Issuer/ClusterIssuer and Certificate Custom Resource (CR).
Here is the TLS enabled Druid YAML:
apiVersion: kubedb.com/v1alpha2
kind: Druid
metadata:
name: druid-cluster-tls
namespace: demo
spec:
version: 30.0.1
enableSSL: true
tls:
issuerRef:
apiGroup: "cert-manager.io"
kind: Issuer
name: druid-ca-issuer
deepStorage:
type: s3
configSecret:
name: deep-storage-config
topology:
routers:
replicas: 1
deletionPolicy: Delete
Druid Ops-Requests
We are introducing four new Ops-Requests for Druid i.e. HorizontalScaling, Reconfigure, UpdateVersion, ReconfigreTLS, RotateAuth. You can find the example manifests files to perform these operations on a druid cluster below.
HorizontalScaling
apiVersion: ops.kubedb.com/v1alpha1
kind: DruidOpsRequest
metadata:
name: druid-hscale-up
namespace: demo
spec:
type: HorizontalScaling
databaseRef:
name: druid-cluster
horizontalScaling:
topology:
coordinators: 2
historicals: 2
UpdateVersion
apiVersion: ops.kubedb.com/v1alpha1
kind: DruidOpsRequest
metadata:
name: druid-update-version
namespace: demo
spec:
type: UpdateVersion
databaseRef:
name: druid-cluster
updateVersion:
targetVersion: 30.0.1
timeout: 5m
apply: IfReady
Reconfigure
apiVersion: ops.kubedb.com/v1alpha1
kind: DruidOpsRequest
metadata:
name: reconfigure-drops
namespace: demo
spec:
type: Reconfigure
databaseRef:
name: druid-cluster
configuration:
configSecret:
name: new-config
Here, new-config is the name of the new custom configuration secret.
ReconfigureTLS
apiVersion: ops.kubedb.com/v1alpha1
kind: DruidOpsRequest
metadata:
name: drops-add-tls
namespace: demo
spec:
type: ReconfigureTLS
databaseRef:
name: druid-cluster
tls:
issuerRef:
name: druid-ca-issuer
kind: Issuer
apiGroup: "cert-manager.io"
certificates:
- alias: client
subject:
organizations:
- druid
organizationalUnits:
- client
timeout: 5m
apply: IfReady
This is an example showing how to add TLS to an existing druid cluster. ReconfigureTLS also supports features like Removing TLS, Rotating Certificates or Changing Issuer.
RotateAuth
RotateAuth ops request for Druid has been added. Check out Rotate Authentication Credentials
section for a deep dive.
New Version Support
This release adds support for Druid version 30.0.1, while version 30.0.0 has been marked as deprecated.
Elasticsearch
In this release, RotateAuth OpsRequest has been added for elasticsearch. Check out Rotate Authentication Credentials
section for a deep dive.
MariaDB
RotateAuth OpsRequest:
We have added support for RotateAuth ops request for MariaDB in this release. Check out Rotate Authentication Credentials section for a deep dive.
Memcached
Authentication
This release introduces authentication support for Memcached. Previously, connections to the Memcached database did not require authentication. Going forward, a username and password will be required to connect to a Memcached instance.
Users can provide their own username and password using a Kubernetes Secret, or the system will generate default credentials if none are provided.
Below is an example of the YAML configuration:
Authentication Secret:
apiVersion: v1
kind: Secret
metadata:
name: mc-auth
namespace: demo
type: Opaque
data:
authData: YWxpY2U6Ym9iCg==
Memcached YAML:
apiVersion: kubedb.com/v1
kind: Memcached
metadata:
name: memcd-quickstart
namespace: demo
spec:
replicas: 1
version: "1.6.22"
authSecret:
name: mc-auth
deletionPolicy: WipeOut
User can also disable the authentication for Memcached by setting the disableAuth field. Here’s a simple YAML example:
apiVersion: kubedb.com/v1
kind: Memcached
metadata:
name: memcd-quickstart
namespace: demo
spec:
replicas: 1
version: "1.6.22"
disableAuth: true
deletionPolicy: WipeOut
TLS/SSL Support
In this release, we introduce TLS support for Memcached.
To configure TLS/SSL in Memcached, KubeDB utilizes cert-manager to issue certificates. Before proceeding with TLS configuration in Memcached, ensure that cert-manager is installed in your cluster. You can follow the steps provided here to install cert-manager in your cluster.
To issue a certificate, cert-manager employs the Issuer/ClusterIssuer and Certificate Custom Resource (CR).
Here is the TLS enabled Memcached YAML:
apiVersion: kubedb.com/v1
kind: Memcached
metadata:
name: memcd-quickstart
namespace: demo
spec:
replicas: 1
version: "1.6.22"
tls:
issuerRef:
apiGroup: "cert-manager.io"
kind: Issuer
name: memcached-ca-issuer
certificates:
- alias: client
ipAddresses:
- 127.0.0.1
- 192.168.0.252
deletionPolicy: WipeOut
Ops-Requests
We are introducing new Ops-Requests for Memcached which is ReconfigureTLS. You can find the example manifest file to perform the ops-request operation on Memcached below:
Reconfigure TLS
By using Reconfigure TLS Ops-Request, we can add TLS to an existing Memcached which is configured without TLS, can remove TLS configuration from an existing Memcached which is configured with TLS, can rotate the certificates, can change the issuer. The YAML will be like:
apiVersion: ops.kubedb.com/v1alpha1
kind: MemcachedOpsRequest
metadata:
name: mc-add-tls
namespace: demo
spec:
type: ReconfigureTLS
databaseRef:
name: memcd-quickstart
tls:
issuerRef:
name: memcached-ca-issuer
kind: Issuer
apiGroup: "cert-manager.io"
certificates:
- alias: client
subject:
organizations:
- memcached
organizationalUnits:
- client
This is an example showing how to add TLS to an existing Memcached database. ReconfigureTLS also supports features like Removing TLS, Rotating Certificates or Changing Issuer.
Microsoft SQL Server
Ops-Requests
We are excited to introduce two new Ops-Requests for managing Microsoft SQL Server configurations in Kubernetes: Reconfigure, and Reconfigure TLS. These allow you to easily modify SQL Server settings and TLS configurations for enhanced flexibility and security. Below, you’ll find examples demonstrating how to use these new features.
Reconfigure Ops-Request
The Reconfigure operation enables you to update the configuration of an existing SQL Server cluster. This can be achieved using a custom configuration secret or by specifying configurations directly in the manifest.
Example 1: Using a Custom Configuration Secret
apiVersion: ops.kubedb.com/v1alpha1
kind: MSSQLServerOpsRequest
metadata:
name: msops-reconfigure
namespace: demo
spec:
type: Reconfigure
databaseRef:
name: mssqlserver-cluster
configuration:
configSecret:
name: new-custom-config # Reference to the custom configuration secret
timeout: 5m
apply: IfReady # Apply only if the database is ready
Here, new-custom-config refers to the name of the custom configuration secret containing your desired SQL Server settings.
Example 2: Applying Inline Configuration
You can reconfigure using applyConfig like this:
apiVersion: ops.kubedb.com/v1alpha1
kind: MSSQLServerOpsRequest
metadata:
name: msops-reconfigure-apply
namespace: demo
spec:
type: Reconfigure
databaseRef:
name: mssqlserver-cluster
configuration:
applyConfig:
mssql.conf: |-
[memory]
memorylimitmb = 3072
timeout: 5m
apply: IfReady
In this example, the applyConfig field is used to specify the new configuration for the mssql.conf file directly in the Ops-Request manifest.
ReconfigureTLS OpsRequest
The ReconfigureTLS operation allows you to add, remove, or modify TLS configurations for an existing SQL Server cluster. It also supports advanced use cases like rotating certificates or changing the certificate issuer.
Example 1: Adding TLS to a Cluster
apiVersion: ops.kubedb.com/v1alpha1
kind: MSSQLServerOpsRequest
metadata:
name: msops-add-tls
namespace: demo
spec:
type: ReconfigureTLS
databaseRef:
name: mssql-cluster
tls:
issuerRef:
name: mssqlserver-ca-issuer # Name of the cert-manager issuer
kind: Issuer # Issuer type (Issuer or ClusterIssuer)
apiGroup: "cert-manager.io"
certificates:
- alias: client
subject:
organizations:
- mssqlserver
organizationalUnits:
- client
clientTLS: true # Enable client TLS
timeout: 5m
apply: IfReady
This example demonstrates how to add TLS to an existing SQL Server cluster using certificates issued by mssqlserver-ca-issuer.
Other Supported TLS Actions:
Remove TLS: Disable TLS for the SQL Server cluster.
tls Spec:
tls:
remove: true # Remove existing TLS configuration
Rotate Certificates: Rotate the TLS certificates used by the SQL Server cluster.
tls Spec:
tls:
rotateCertificates: true # Trigger certificate rotation
Change the Certificate Issuer: Update the issuer of the TLS certificate to a new one.
tls Spec:
tls:
issuerRef:
name: mssqlserver-new-ca-issuer # New cert-manager issuer name
kind: Issuer # Issuer type (Issuer or ClusterIssuer)
apiGroup: "cert-manager.io"
MSSQLServer Breaking Changes
spec.internalAuth: Thespec.internalAuthsection has been removed. TLS/SSL configurations for internal endpoint authentication of SQL Server Availability Group replicas should now be defined underspec.tls.- Leader Election Configuration: The field
spec.leaderElectionis now moved underspec.topology.availabilityGroup.leaderElection.
Below is the updated structure reflecting these changes:
tls:
issuerRef:
apiGroup: cert-manager.io
kind: Issuer
name: mssqlserver-ca-issuer
certificates:
- alias: endpoint
secretName: mssqlserver-endpoint-cert
subject:
organizationalUnits:
- endpoint
organizations:
- kubedb
clientTLS: true
topology:
availabilityGroup:
databases:
- agdb1
- agdb2
leaderElection:
electionTick: 10
heartbeatTick: 1
period: 300ms
transferLeadershipInterval: 1s
transferLeadershipTimeout: 1m0s
mode: AvailabilityGroup
Note: Use
spec.tlsto configure all TLS/SSL-related settings, including endpoint authentication for Availability Group replicas.
Configuring MSSQL Environment Variables
When deploying Microsoft SQL Server on Linux containers, environment variables are used to configure various settings, including the product edition.
You have to specify the SQL Server product edition using the MSSQL_PID environment variable. The acceptable values for MSSQL_PID are:
-
Developer: Uses the Developer Edition (default if no MSSQL_PID is specified). -
Express: Uses the Express Edition. -
Standard: Uses the Standard Edition. -
Enterprise: Uses the Enterprise Edition. -
EnterpriseCore: Uses the Enterprise Edition Core. -
<valid product id>: Uses the edition associated with the specified product ID. -
In addition, the
ACCEPT_EULAenvironment variable is required to confirm your acceptance of the End-User Licensing Agreement . It must be set, to allow the SQL Server container to run.
Example YAML Configuration:
Here’s an example of how to configure the MSSQL_PID and ACCEPT_EULA environment variables in the KubeDB MSSQLServer CRD:
metadata:
name: mssqlserver
namespace: demo
spec:
podTemplate:
spec:
containers:
- name: mssql
env:
- name: ACCEPT_EULA
value: "Y"
- name: MSSQL_PID
value: Enterprise
In this example, the SQL Server container will run the Enterprise Edition of SQL Server.
To know more about these environment variables and their usage, refer to the official Microsoft documentation.
MongoDB
-
We bring support for latest MongoDB release
8.0.3 -
We have introduced a new ops request type
RotateAuthfor MongoDB. Check out Rotate Authentication Credentials section for a deep dive. -
Fix archiver for TLS-enabled s3-compatible storage.
MySQL
Multi-Primary support for Group Replication has been added in this release. Currently, MySQL version 8.4.2 supports Multi-Primary mode. You must specify Multi-Primary in the spec.topology.group.mode section of MySQL Group Replication’s YAML configuration. By default, it operates in Single-Primary group mode. Below is an example YAML configuration:
apiVersion: kubedb.com/v1alpha2
kind: MySQL
metadata:
name: my-multi-primary
namespace: demo
spec:
version: "8.4.2"
replicas: 3
topology:
mode: GroupReplication
group:
mode: Multi-Primary
storageType: Durable
storage:
accessModes:
- ReadWriteOnce
resources:
requests:
storage: 1Gi
terminationPolicy: WipeOut
PerconaXtraDB
RotateAuth OpsRequest:
We have added support for RotateAuth ops request for PerconaXtraDB in this release. Check out Rotate Authentication Credentials section for a deep dive.
PgBouncer
In this release, we have configured TLS in PgBouncer. Also, Restart has been added.
TLS/SSL Support
In this release, we have configured tls in PgBouncer.
apiVersion: kubedb.com/v1
kind: PgBouncer
metadata:
name: pb-tls
namespace: demo
spec:
sslMode: verify-full
tls:
issuerRef:
apiGroup: cert-manager.io
name: pb-ca-issuer
kind: Issuer
certificates:
- alias: server
subject:
organizations:
- kubedb:server
dnsNames:
- localhost
ipAddresses:
- "127.0.0.1"
version: "1.18.0"
replicas: 1
database:
syncUsers: true
databaseName: "postgres"
databaseRef:
name: "pg-server"
namespace: demo
connectionPool:
port: 5432
reservePoolSize: 5
authType: md5
deletionPolicy: WipeOut
podTemplate:
spec:
containers:
- name: pgbouncer
Ops-Requests Support
Restart
Restart ops request is used to perform a smart restart of the PgBouncer. An example YAML is provided below:
apiVersion: ops.kubedb.com/v1alpha1
kind: PgBouncerOpsRequest
metadata:
name: pb-restart
namespace: demo
spec:
databaseRef:
name: pb
type: Restart
Postgres
-
In this release, we improved the postgres point time recovery to support seamless archiving and recovery with db pods spread out in different zones in a single region. We also improved our algorithm to calculate and find the suitable base backup for PITR.
-
We also fixed a bug which wasn’t letting users use postgres
warmstandby mode viadb.spec.standbyMode. Now if yourdb.spec.standbyModeis set toWarm, then your db replicas will behave like warm standby which will only be used to store data, not open for read queries. If you want to send your read queries to your replicas, make sure you putdb.spec.standbyMode: Hotwhich is set by default from this release. -
Also fixed archiver for TLS-enabled s3-compatible storage.
-
In this release, we also have introduced a new ops request type
RotateAuthfor Postgres. Check out Rotate Authentication Credentials section for a deep dive.
Solr
Solr autoscaler support has been added in this release. KubeDB autoscaler leverages the automation of storage and memory autoscaling with the help of metrics-server and prometheus.
Computer Autoscaler:
Computer autoscaler deals with scaling cpu and memory, and we need metrics-server in our cluster for this operation.
For combined cluster:
apiVersion: autoscaling.kubedb.com/v1alpha1
kind: SolrAutoscaler
metadata:
name: sl-node-autoscaler
namespace: demo
spec:
databaseRef:
name: solr-combined
opsRequestOptions:
timeout: 5m
apply: IfReady
compute:
node:
trigger: "On"
podLifeTimeThreshold: 5m
resourceDiffPercentage: 5
minAllowed:
cpu: 1
memory: 2Gi
maxAllowed:
cpu: 2
memory: 3Gi
controlledResources: ["cpu", "memory"]
containerControlledValues: "RequestsAndLimits"
For dedicated cluster:
apiVersion: autoscaling.kubedb.com/v1alpha1
kind: SolrAutoscaler
metadata:
name: sl-data-autoscaler
namespace: demo
spec:
databaseRef:
name: solr-cluster
opsRequestOptions:
timeout: 5m
apply: IfReady
compute:
data:
trigger: "On"
podLifeTimeThreshold: 5m
resourceDiffPercentage: 5
minAllowed:
cpu: 1
memory: 2.5Gi
maxAllowed:
cpu: 2
memory: 3Gi
controlledResources: ["cpu", "memory"]
containerControlledValues: "RequestsAndLimits"
overseer:
trigger: "On"
podLifeTimeThreshold: 5m
resourceDiffPercentage: 5
minAllowed:
cpu: 1
memory: 2.5Gi
maxAllowed:
cpu: 2
memory: 3Gi
controlledResources: ["cpu", "memory"]
containerControlledValues: "RequestsAndLimits"
coordinator:
trigger: "On"
podLifeTimeThreshold: 5m
resourceDiffPercentage: 5
minAllowed:
cpu: 1
memory: 2.5Gi
maxAllowed:
cpu: 2
memory: 3Gi
controlledResources: ["cpu", "memory"]
containerControlledValues: "RequestsAndLimits"
Storage Autoscaler: Storage autoscaler deal with scaling pvc storage with the help of prometheus. So, we need prometheus in the cluster for this operation
For combined cluster:
apiVersion: autoscaling.kubedb.com/v1alpha1
kind: SolrAutoscaler
metadata:
name: sl-storage-autoscaler-combined
namespace: demo
spec:
databaseRef:
name: solr-combined
storage:
node:
expansionMode: "Offline"
trigger: "On"
usageThreshold: 10
scalingThreshold: 100
For dedicated cluster:
apiVersion: autoscaling.kubedb.com/v1alpha1
kind: SolrAutoscaler
metadata:
name: sl-storage-autoscaler-topology
namespace: demo
spec:
databaseRef:
name: solr-cluster
storage:
data:
expansionMode: "Offline"
trigger: "On"
usageThreshold: 60
scalingThreshold: 100
overseer:
expansionMode: "Offline"
trigger: "On"
usageThreshold: 60
scalingThreshold: 100
RotateAuth OpsRequest:
We have also added support for RotateAuth ops request for Solr in this release. Check out Rotate Authentication Credentials
section for a deep dive.
ZooKeeper
TLS/SSL Support
In this release, we introduce TLS support for ZooKeeper.
To configure TLS/SSL in ZooKeeper, KubeDB utilizes cert-manager to issue certificates. Before proceeding with TLS configuration in ZooKeeper, ensure that cert-manager is installed in your cluster. You can follow the steps provided here to install cert-manager in your cluster.
To issue a certificate, cert-manager employs the Issuer/ClusterIssuer and Certificate Custom Resource (CR).
To configure tls in zookeeper:
apiVersion: kubedb.com/v1alpha2
kind: ZooKeeper
metadata:
name: zk-quickstart
namespace: demo
spec:
version: "3.8.3"
enableSSL: true
tls:
issuerRef:
apiGroup: "cert-manager.io"
kind: Issuer
name: zookeeper-ca-issuer
certificates:
- alias: client
ipAddresses:
- 127.0.0.1
- 192.168.0.252
adminServerPort: 8080
replicas: 5
storage:
resources:
requests:
storage: "1Gi"
accessModes:
- ReadWriteOnce
deletionPolicy: "WipeOut"
Ops-Requests Support
Reconfigure TLS
By using Reconfigure TLS Ops-Request, we can add TLS to an existing ZooKeeper which is configured without TLS, can remove TLS configuration on existing ZooKeeper which is configured with TLS, can rotate the certificates, can change the issuer. The Yaml will be like:
apiVersion: ops.kubedb.com/v1alpha1
kind: ZooKeeperOpsRequest
metadata:
name: myops-add-tls-2
namespace: demo
spec:
type: ReconfigureTLS
databaseRef:
name: zk-quickstart
tls:
issuerRef:
name: zookeeper-ca-issuer
kind: Issuer
apiGroup: "cert-manager.io"
certificates:
- alias: client
subject:
organizations:
- zookeeper
organizationalUnits:
- client
This is an example showing how to add TLS to an existing ZooKeeper database. ReconfigureTLS also supports features like Removing TLS, Rotating Certificates or Changing Issuer.
Support
To speak with us, please leave a message on our website .
To receive product announcements, follow us on Twitter/X .
To watch tutorials of various Production-Grade Kubernetes Tools Subscribe our YouTube channel.
Learn More about Production-Grade Databases in Kubernetes
If you have found a bug with KubeDB or want to request for new features, please file an issue .
